In letzter Zeit liegt ein deutlicher Überschuss an Börsen von Chainlink Token vor. Das ist ein durchaus bullisches Signal für Chainlink Investoren.
Die On-Chain Daten zu Chainlink geben bullische Signale. Treibt es den LINK Preis weiter in die Höhe?
Rund 53 % der Chainlink Adressen sind im Plus
Eine Mehrheit von rund 53 % der Chainlink Adressen ist im Plus. Knapp 42 % der LINK Adressen sind dabei im Minus und rund 5 % sind am Break-even Punkt.
Diese Adressen würden beim Verkauf ihrer LINK Token zum aktuellen Marktpreis weder einen Gewinn noch einen Verlust verzeichnen.
Lerne hier alles zu Chainlink (LINK).
Die Aktivität im Chainlink Netzwerk hat in den letzten sieben Tagen stark abgenommen
Die Netzwerkaktivität ist in den letzten sieben Tagen aber stark zurückgegangen. Denn in den letzten sieben Tagen ist die Anzahl der neuen LINK Adressen um rund 40 % gefallen.
Die Anzahl an aktiven Adressen ist im gleichen Zeitraum um rund 29,55 % gesunken. Die Anzahl an Chainlink Adressen ohne LINK Guthaben ist dabei um rund 28,4 % zurückgegangen.
In den letzten 30 Tagen wurden durchschnittlich 655.000 Chainlink Adressen gezählt, die ein LINK Guthaben aufweisen
Die Gesamtzahl der Chainlink Adressen mit Guthaben weist zwar einen Aufwärtstrend auf, jedoch hat sich die Anzahl seit Beginn des Jahres stark verringert. In den letzten 30 Tagen wurden durchschnittlich 655.000 Chainlink Adressen gezählt, die ein LINK Guthaben aufweisen.
Im 24 Stunden, 7 Tages- und 30 Tages-Trend gibt es einen deutlichen Abhebungsüberschuss an Börsen
Auf den Kryptowährungsbörsen lag in den letzten 24 Stunden ein Überschuss an Abhebungen von LINK von rund 308.000 Token vor. In den letzten sieben Tagen liegt sogar ein Überschuss an Abhebungen von rund 840.000 LINK Token vor.
Auch in den letzten 30 Tagen wurden mehr Chainlink Token von Börsen abgehoben als eingezahlt. In diesem Zeitraum beläuft sich die Summe auf rund 601.000 Token.
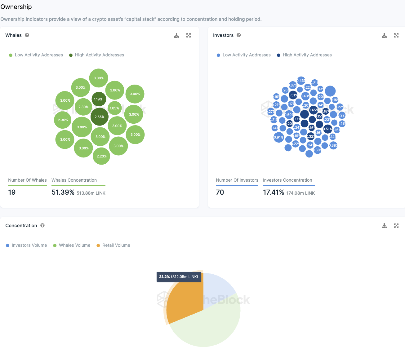
Chainlink weist eine erhebliche Anzahl an Großinvestoren auf
Rund ein Drittel aller Chainlink Token befinden sich im Besitz von Kleinanlegern, während mehr als die Hälfte von sogenannten Walen kontrolliert wird – das sind Adressen, die über mehr als 1 % des gesamten Token-Angebots verfügen.
Es existieren etwa 19 Wal-Adressen, die gemeinsam etwa 51,4 % aller LINK Token halten. Zusätzlich gibt es eine beträchtliche Anzahl institutioneller Investoren, die jeweils zwischen 0,1 % und 1 % der Token besitzen. Diese Gruppe, bestehend aus rund 70 Großanlegern, hält zusammen ungefähr 17,4 % der Chainlink Token.
Diese Verteilung deutet darauf hin, dass Chainlink Token hauptsächlich in den Händen von Walen und institutionellen Anlegern konzentriert sind, während Kleinanleger nur eine relativ kleine Menge besitzen.
Obwohl das Risiko von Marktmanipulationen in einem solchen Szenario hoch ist, ist zu beachten, dass es eine Vielzahl von Wal-Adressen gibt. Die meisten dieser Adressen halten etwa 3 % der Token und zeigen eine geringe Handelsaktivität.
Die Stimmung auf Telegram zu Chainlink ist mehrheitlich positiv
In den vergangenen sieben Tagen war die Meinung zu Chainlink auf Telegram größtenteils positiv. Es gab 19.557 positive Kommentare im Vergleich zu 5.089 negativen. Allerdings erlebt die Chainlink Telegram-Gruppe seit 2022 kein Wachstum, sondern eine Verringerung ihrer Mitgliederanzahl.
Hier geht es zu der letzten Chainlink On-Chain Analyse vom 13. November 2023.
Du suchst noch nach einer Krypto Community? Hier findest du die Top Telegram Krypto Gruppen.
Folge uns für noch mehr Informationen rund um Krypto auf:
Twitter oder tritt unserer Gruppe auf Telegram bei.





