In den letzten sieben Tagen konnte die Anzahl an aktiven Shiba Inu Adressen im SHIB Netzwerk ein Wachstum verzeichnen.
Fast 88 % der Shiba Inu Adressen sind im Verlust
Derzeit befinden sich weniger als 10 % der Shiba Inu Adressen im Plus. Fast 88 % der SHIB Adressen sind dabei im Minus. Die überwältigende Mehrheit würde also einen Verlust verzeichnen, wenn sie ihre SHIB Token zum aktuellen Kurs verkaufen würden. Rund 2,8 % der SHIB Adressen sind dabei am Break-even Punkt, das heißt sie würden weder Verluste noch Gewinne verzeichnen.
Die Anzahl an aktiven Adressen ist in den letzten sieben Tagen wieder gestiegen
Die Anzahl an neuen SHIB Adressen ist in den letzten sieben Tagen um rund 5 % gesunken. Im Gegensatz dazu ist die Anzahl an aktiven Adressen im SHIB Netzwerk in den letzten sieben Tagen aber um rund 2,8 % gestiegen. Zudem ist auch die Anzahl an Adressen ohne SHIB Guthaben im SHIB Netzwerk um rund 2,7 % gestiegen.
Das generelle Wachstum an Shiba Inu Adressen im Netzwerk stagniert
Das allgemeine Wachstum an Shiba Inu Adressen im SHIB Netzwerk weist nur eine geringfügige Steigung auf. In den letzten 30 Tagen wurden durchschnittlich 1,25 Millionen Shiba Inu Adressen mit SHIB Guthaben gezählt.
Die Stimmung auf Telegram ist zu Shiba Inu wieder eindeutig positiv
Bei der Anzahl an Telegram Migliedern der Shiba Inu Telegram Gruppe liegt ein starker Abwärtstrend vor. Die Stimmung auf Telegram ist zu Shiba Inu aber extrem positiv. So stehen 2.877 positive Nachrichten zu Shiba Inu 200 negativen Nachrichten gegenüber.
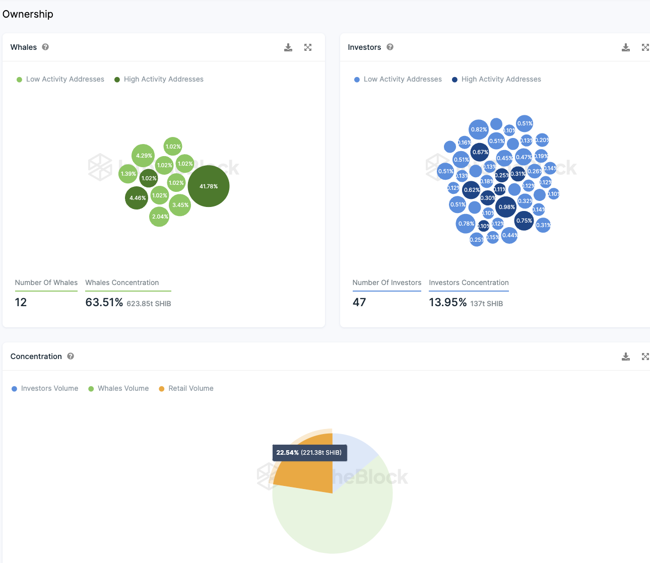
Die Kleinanleger machen rund 40 % der SHIB Token Supply aus
Wenn man die Besitzverhältnisse der Shiba Inu Coins nach Anlegertypen (Kleinanleger, Großanleger und Wale) betrachtet, ergibt sich ein interessantes Bild. Rund 41,78 % des gesamten Token-Volumens liegen auf einer Adresse, die nicht mehr aktiv ist und somit nicht mehr im Umlauf sind. Dies beeinflusst die Verteilungsverhältnisse. Circa 47 Großanleger besitzen zusammen etwa 25 % der zirkulierenden SHIB-Token. Elf sogenannte “Wale” halten nahezu ein Drittel aller Token, wohingegen Kleinanleger fast 40 % des gesamten Angebots in ihrem Besitz haben.
Hierbei stehen “Wale” für jene Konten, die über 1 % des gesamten Token-Bestands verfügen. Großanleger besitzen zwischen 0,1 % und 1 % aller Token, während Kleinanleger weniger als 0,1 % halten.
Hier geht es zur letzten Shiba Inu On-Chain Analyse vom 19. September 2023
Folge uns für noch mehr Informationen rund um Krypto auf:
Twitter oder tritt unserer Gruppe auf Telegram bei.





