Derzeit sind knapp zwei Drittel der Ethereum Adressen im Plus und rund ein Drittel im Minus. Dennoch wurden in den letzten sieben Tagen mehr ETH abgehoben als auf Börsen eingezahlt.
Hier geht es zur letzten ETH On-Chain Analyse vom 16. Juli 2023
Rund 63 % der Ethereum Adressen sind im Plus, ein Drittel im Minus
Zum Zeitpunkt der letzten Analyse waren noch rund 70 % der Ethereum Adressen im Plus. Mittlerweile sind es nur noch rund 63 %. Ein Drittel befindet sich dabei im Minus, wohingegen rund 3,6 % weder einen Verlust noch einen Gewinn verzeichnen würden, wenn sie jetzt ihre ETH zum aktuellen Kurs verkaufen.
Die Anzahl an neuen und aktiven Adressen ist stark zurückgegangen
Die Anzahl an neuen und aktiven Adressen ist in den letzten sieben Tagen stark zurückgegangen. Rund 29 % ist die Anzahl an neuen Adressen zurückgegangen. Die Anzahl an aktiven Adressen ist dabei um rund 22 % gesunken, wohingegen die Anzahl an Adressen ohne ETH Guthaben um rund 18,3 % gefallen ist. Die Aktivität im Ethereum Netzwerk nimmt also ab, was eher ein bärisches Zeichen ist.
Die Gesamtanzahl an Ethereum Adressen befindet hingegen in einem starken Aufwärtstrend
Die Gesamtanzahl an Ethereum Adressen weist jedoch immer noch einen starken Aufwärtstrend auf. In den letzten 30 Tagen wurden durchschnittlich rund 95,3 Millionen Ethereum Adressen gezählt.
Derzeit werden sehr viele ETH Token auf Börsen abgehoben
Bullisch ist zudem, dass in den letzten 24 Stunden und sieben Tagen ein deutlicher Überschuss an Ethereum Abhebungen von Börsen vorliegt. Denn in den letzten 24 Stunden lag ein Überschuss an mehr als 37.300 abgehobenen Ethereum vor. In den letzten sieben Tagen waren es rund 65.710. In den letzten 30 Tagen lag hingegen ein Überschuss an ETH Einzahlungen auf Börsen vor. Denn es wurden rund 20.000 mehr ETH eingezahlt als abgehoben. Grundsätzlich ist ein Überschuss an Abhebungen ein Hinweis darauf, dass diese Ethereum nicht für den Handel genutzt werden, sondern gehalten werden. Es ist also eher Signal dafür, dass die Ethereum gehalten statt verkauft werden, was tendenziell bullisch für die Kursentwicklung ist, da sich das Angebot verknappt.
Das Stimmungsbild zu Ethereum bleibt auf Telegram eindeutig positiv
Die Stimmung gegenüber Ethereum auf Telegram ist weiterhin klar bullisch. Es gibt etwa 7.731 positive Nachrichten über ETH, während die Zahl der negativen Nachrichten nur etwa 719 beträgt.
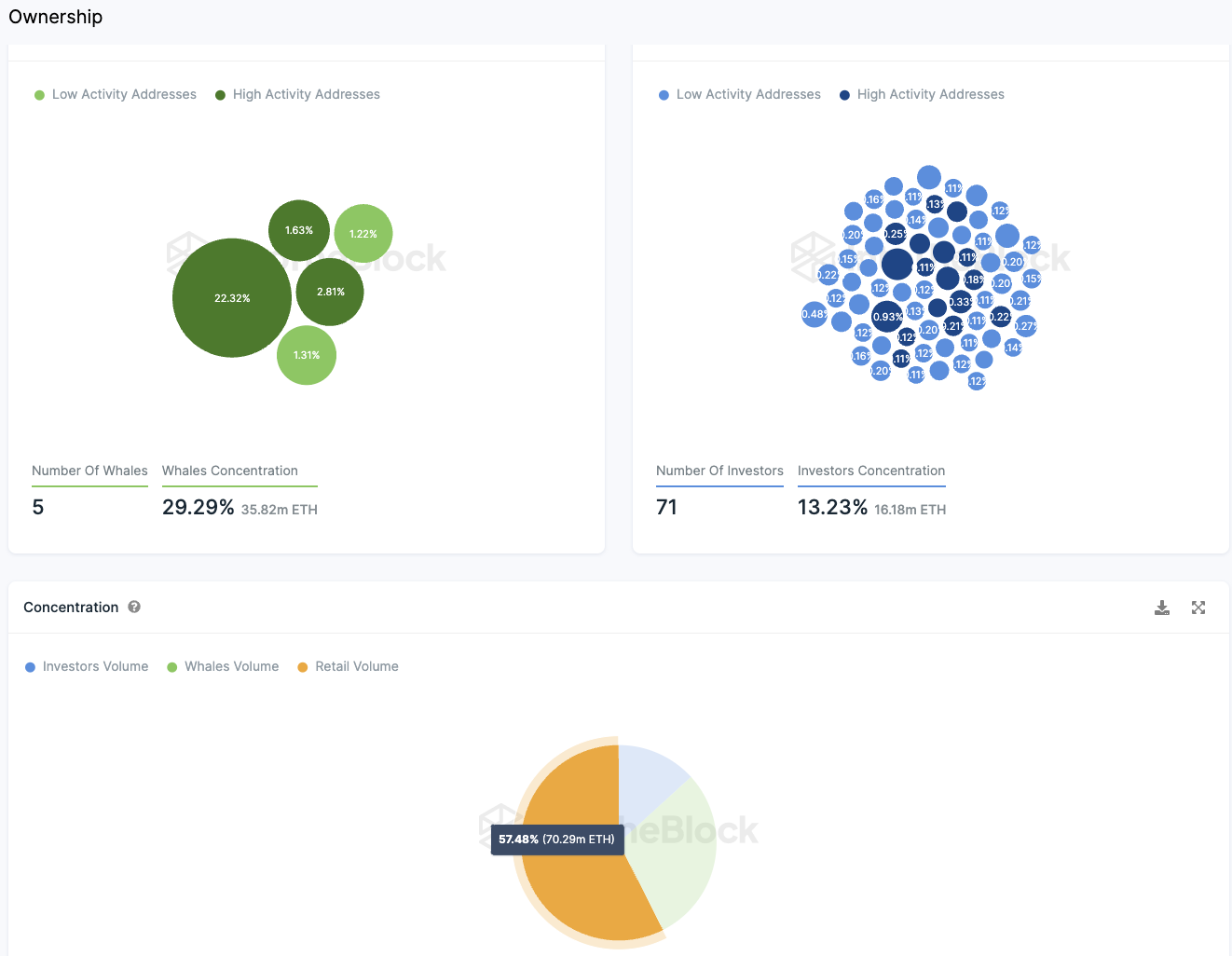
Rund 57,5 % der Ethereum Token sind in den Händen von Kleinanlegern
Folge uns für noch mehr Informationen rund um Krypto auf:
Twitter oder tritt unserer Gruppe auf Telegram bei.
Die Verteilung der Ethereum Token ist sehr positiv, da etwa 57,5 % der Token im Besitz von Kleinanlegern sind. Großinvestoren, die etwa 13,23 % der Token besitzen, verteilen sich auf 71 Adressen. Es gibt nur fünf sogenannte “Wale”, die jeweils mehr als 1 % der Token besitzen und zusammen etwa 29,29 % der Token halten. Die größte dieser Adressen hält fast 22,32 % der Token, ist aber eine Null-Adresse. Das bedeutet, dass diese Ethereum nicht mehr zum zirkulierenden Angebot gehören, was die Verteilung noch günstiger für Kleinanleger macht.
Folge uns für noch mehr Informationen rund um Krypto auf:
Twitter oder tritt unserer Gruppe auf Telegram bei.





