Der Dogecoin Kurs befindet sich seit Mitte Juni in einer starken Aufwärtsbewegung. Damit bleibt knapp die Hälfte aller Dogecoin Adressen im Plus.
Hier geht es zur letzten Dogecoin On-Chain Analyse vom 21. Juli 2023
Die Anzahl an Dogecoin Adressen bleibt im Aufwärtstrend
Die Anzahl an Dogecoin Adressen wächst weiterhin und weist einen stabilen Aufwärtstrend auf. In den letzten 30 Tagen wurde ein Durchschnitt von rund 4,77 Millionen Adressen im Dogecoin Netzwerk gezählt.
Die Anzahl an aktiven Adressen ist in den letzten sieben Tagen wieder gesunken
In den letzten sieben Tagen ist die Anzahl an aktiven Adressen aber wieder um rund 4 % gefallen. Auch die Anzahl an neuen Adressen ist um rund 11 % gesunken. Lediglich die Zahl an Dogecoin Adressen ohne Guthaben ist um rund 2 % gestiegen.
Die Stimmung auf Telegram wird negativer, ist aber noch positiv
Das Verhältnis zwischen guten und schlechten Nachrichten zu Dogecoin auf Telegram hat sich deutlich verschlechtert. Mittlerweile stehen 427 negative Nachrichten 777 positiven Nachrichten gegenüber. Die Anzahl an negativen Nachrichten hat sich seit der letzten Analyse vervielfacht.
Darüber hinaus befindet sich die Anzahl an Mitgliedern der Dogecoin Telegram Gruppe seit Ende 2021 in einem starken Abwärtstrend. Die sozialen Metriken sehen also nicht sonderlich bullisch aus für DOGE.
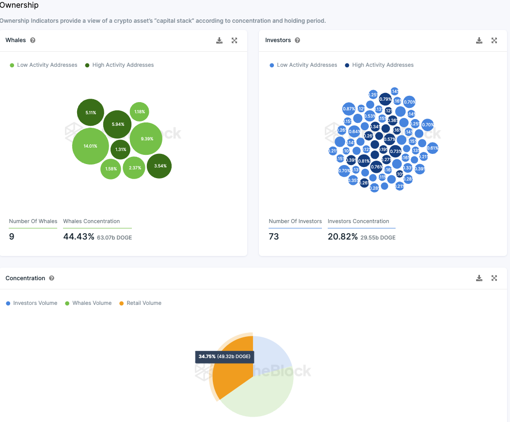
Dogecoin wird zu einem Drittel von Kleinanlegern gehalten
Die Verteilung der Besitzverhältnisse von Dogecoin zeigt aber durchaus positive Entwicklungen. So liegt mehr als ein Drittel der Dogecoin Token in den Händen von Kleinanlegern, wohingegen 73 Großinvestoren rund 21 % der Token Supply halten.
Großinvestoren sind dabei Adressen, die zwischen 0,1 % und 1 % halten. Die sogenannten Wale machen dabei rund 44.4 % der Dogecoin Supply aus, die sich auf neun Adressen verteilen. Damit hat sich die Anzahl der Wale um eine Adresse verringert. Wale sind Adressen, die mehr als 1 % der Token Supply halten.
Derzeit befindet sich etwas weniger als die Hälfte der Dogecoin Adressen im Plus
Die meisten Dogecoin Adressen, knapp 49,4 %, sind derzeit wieder im Plus. Rund 43,6 % würden dabei einen Verlust erleiden, wenn sie ihre Dogecoin Token zum aktuellen Kurs verkaufen würden, wohingegen sich rund 7 % am Break-even Punkt befinden.
Der Dogecoin Kurs steigt heute stark an
Der Dogecoin Kurs befindet sich bereits seit dem 10. Juni in einer starken Aufwärtsbewegung. Dabei korrigierte der Kurs die letzten Tage, um sich letztendlich aber doch über dem 50-Tage-EMA an der 0,382 Fib Unterstützung bei rund 0,072 USD halten zu können.
Insbesondere heute steigt der Dogecoin Kurs sehr stark an, denn bisher konnte der Kurs schon rund 5 % steigen. Damit beginnt auch das Histogramm des MACDs heute bullisch höher zu ticken, obschon die MACD Linien noch bullisch überkreuzt sind. Damit könnte Dogecoin jetzt erneut den Golden Ratio Widerstand bei rund 0,086 USD anvisieren.
Folge uns für noch mehr Informationen rund um Krypto auf:
Twitter oder tritt unserer Gruppe auf Telegram bei.





