Litecoin: Immer mehr Adressen geraten in den Verlust

  • Rund 58,4 % der Adressen könnten ihre LTC Token jetzt mit Gewinn verkaufen.
  • Die Anzahl an täglichen aktiven Adressen ist in den letzten sieben Tagen deutlich zurückgegangen.
  • Das Transaktionsvolumen im LTC Netzwerk ist wieder stark gesunken.
Promo

Die Anzahl an Adressen, die ihre Litecoin mit Gewinn verkaufen können, sinkt. Zeichnet sich abseits davon ebenfalls ein bärischer Trend im Litecoin Netzwerk ab?

Hier geht es zur letzten Litecoin On-Chain Analyse vom 01. Juli 2023

Gesponsert
Gesponsert

Rund 58,4 % der Adressen könnten ihre LTC Token jetzt mit Gewinn verkaufen

In & Out the Money
In & Out the Money Indikator von IntoTheBlock

Etwa 58,4 % der LTC-Adressen könnten ihre LTC zum gegenwärtigen Kurs gewinnbringend verkaufen. Ungefähr 10 % befinden sich dabei am Break-even-Punkt, während etwa 31,6 % einen Verlust verzeichnen würden. Vor etwa zwei Wochen konnten noch rund 65 % der Adressen Gewinne erzielen. Die Anzahl der Adressen, die im Plus sind, hat also stark abgenommen, da der LTC-Kurs in der Zwischenzeit erheblich gesunken ist.

Die Anzahl an täglichen aktiven Adressen ist in den letzten sieben Tagen deutlich zurückgegangen

Tägliche aktive Adressen LTC
Tägliche aktive Adressen LTC von IntoTheBlock

Die Anzahl an aktiven Adressen im LTC Netzwerk ist in den letzten sieben Tagen erheblich zurückgegangen. Denn sie ist um rund 12,5 % gefallen, wohingegen die Anzahl an neuen Adressen um rund 16 % gefallen ist. Die Anzahl an LTC Adressen ohne Guthaben ist um rund 12,4 % gefallen.

Gesponsert
Gesponsert

Die Gesamtanzahl an Litecoin Adressen befindet sich nach wie vor im Aufwärtstrend

Gesamtanzahl LTC Adressen IntoTheBlock
Gesamtanzahl der LTC Adressen von IntoTheBlock

Die Gesamtanzahl an LTC Adressen befindet sich in einem starken Aufwärtstrend. So liegt die durchschnittliche Anzahl in den letzten 30 Tagen bei rund 8,74 Millionen Adressen – und damit ist die Anzahl seit der letzten Litecoin On-Chain Analyse um rund 70.000 Adressen gestiegen.

Das Transaktionsvolumen im LTC Netzwerk ist wieder stark gesunken

Transaktionsvolumen im LTC Netzwerk
Transaktionsvolumen im LTC Netzwerkvon IntoTheBlock

Das Transaktionsvolumen ist letzten Monat stark angestiegen. Doch in diesem Monat hat es sich wieder neutralisiert. Denn das Transaktionsvolumen ist jetzt wieder auf einem sehr niedrigen Stand.

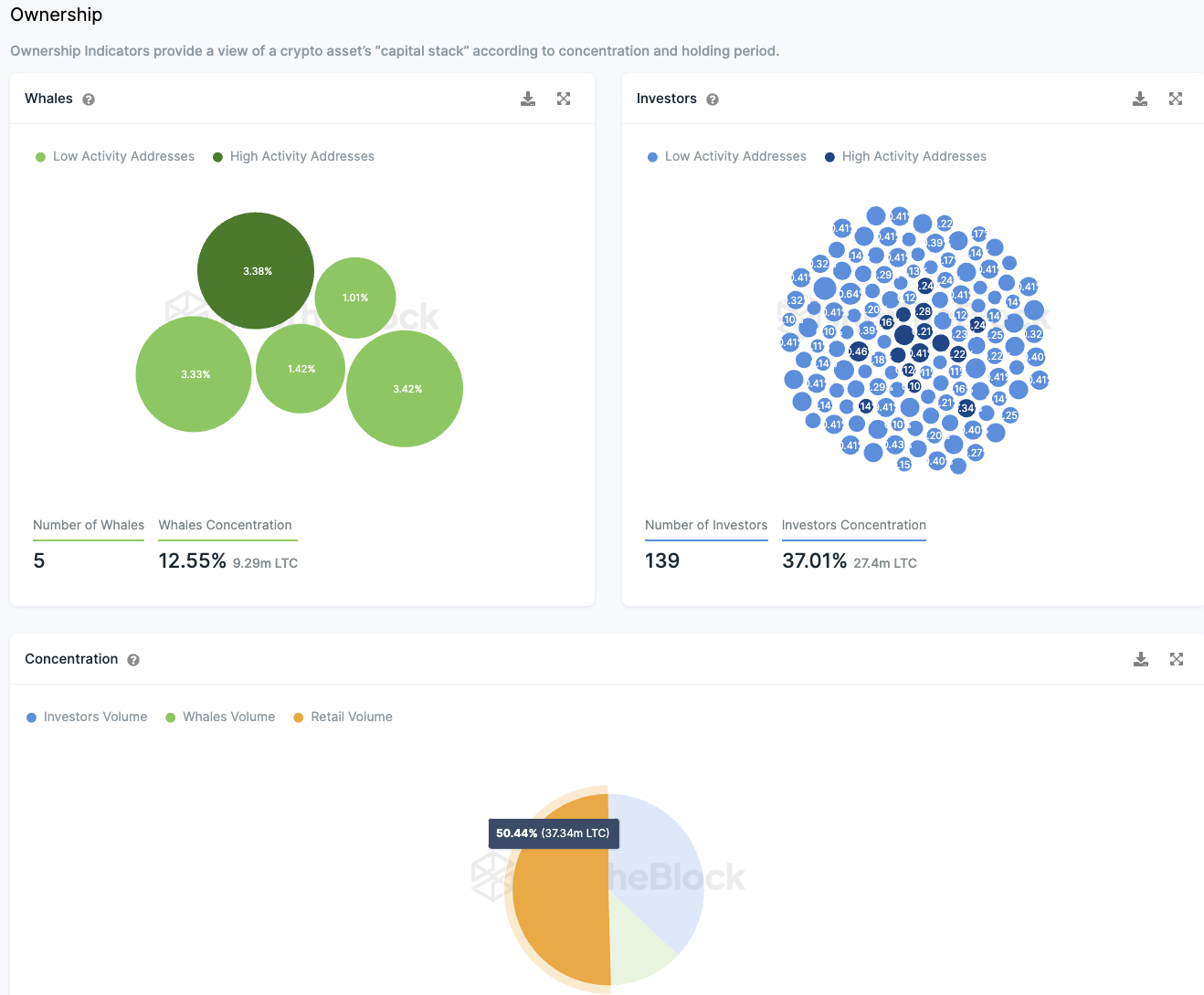
Rund 50 % der Litecoin Token Supply liegt in den Händen von Kleinanlegern

LTC Investorengruppen Whales IntoTheBlock
Verteilung der Investorentypen von LTC von IntoTheBlock

Ungefähr die Hälfte aller im Umlauf befindlichen Litecoins sind im Besitz von Kleinanlegern. Nur etwa 12,55 % des gesamten Tokenbestands sind in den Händen der sogenannten “Wale” – Adressen, die mehr als 1% aller Tokens besitzen. Diese “Wale” sind relativ wenige, es gibt nur fünf von ihnen. Im Vergleich dazu gibt es eine größere Anzahl von Großinvestoren, die zwischen 0,1% und 1% der umlaufenden Tokens besitzen. Etwa 139 Adressen fallen in diese Kategorie und sie halten zusammen mehr als 37 % der Tokens.

Daher sind die meisten Litecoin Tokens zwischen Kleinanlegern und Großinvestoren aufgeteilt, ohne dass viele dominante “Wale” existieren, die den Markt beherrschen könnten. Es ist zwar möglich, dass “Wale” ihr Vermögen auf mehrere Adressen aufteilen, was darauf hindeuten könnte, dass eine einzelne Person hinter vielen Großinvestorenadressen steckt. Die Daten weisen jedoch darauf hin, dass es im Vergleich zu anderen Kryptowährungen weniger offensichtliche “Wale” gibt. Zudem ist es ein gutes Zeichen, dass rund die Hälfte der Tokens von Kleinanlegern gehalten wird, was das Risiko einer Marktmanipulation durch eine kleine Gruppe von Akteuren verringert.

Die Stimmung auf Telegram gegenüber LTC bleibt gut

Telegram Stimmung gegenüber LTC
Telegram Stimmung gegenüber LTC von IntoTheBlock

Die Menge an positiven Meldungen über LTC auf Telegram überwiegt die Menge an negativen Meldungen. Denn es liegen doppelt so viele positive Nachrichten zu LTC auf Telegram wie negative Nachrichten vor. Allerdings zeigt die Mitgliederzahl der Litecoin-Gruppe auf Telegram einen leichten Rückgang.

Folge uns für noch mehr Informationen rund um Krypto auf:
Twitter oder tritt unserer Gruppe auf Telegram bei.


Um die neuesten Marktanalysen zu Kryptowährungen von BeInCrypto zu lesen, hier klicken.

Haftungsausschluss

In Übereinstimmung mit den Richtlinien des Trust-Projekts dient dieser Preisanalyse-Artikel nur zu Informationszwecken und sollte nicht als Finanz- oder Anlageberatung angesehen werden. BeInCrypto verpflichtet sich zu einer genauen, unvoreingenommenen Berichterstattung, aber die Marktbedingungen können sich ohne vorherige Ankündigung ändern. Führen Sie immer Ihre eigenen Nachforschungen durch und konsultieren Sie einen Fachmann, bevor Sie finanzielle Entscheidungen treffen. Außerdem bietet die vergangene Performance keine Garantie für zukünftige Ergebnisse.

Gesponsert
Gesponsert