Zählt man die Litecoin Adressen und impliziert, dass jede Adresse einem Investor zugeordnet ist, kommt man zu dem Entschluss: Die Mehrheit macht Minus.
Fast 60 % der Litecoin Adressen befindet sich in der Verlustzone. Werden Litecoin Investoren bald die Nerven verlieren?
Litecoin oder Bitcoin – Was sind die Unterschiede?
Rund 59 % der Litecoin Adressen sind im Minus
Rund 59 % der Litecoin Adressen sind laut IntoTheBlock, ein nützliches Krypto-Tool, im Minus. Knapp 36 % sind dabei im Plus und rund 5,3 % befinden sich dabei am Break-even Punkt. Das bedeutet, rund 5 % würden weder einen Gewinn noch einen Verlust verzeichnen, wenn sie ihre LTC Token zum aktuellen Marktpreis verkaufen.
Die Zahl der täglich aktiven Adressen im Litecoin-Netzwerk hat in den letzten sieben Tagen einen starken Rückgang erlebt
In den letzten sieben Tagen ist die Anzahl an aktiven Adressen im LTC Netzwerk um rund 13,25 % gefallen. Im selben Zeitraum ist die Anzahl neuer LTC Adressen um rund 2 % zurückgegangen und die Anzahl an LTC Adressen ohne LTC Guthaben ist sogar um rund 22 % gefallen.
In den letzten 30 Tagen wurden durchschnittlich 9,23 Millionen Litecoin Adressen gezählt
Die Gesamtzahl der LTC Adressen weist immer noch einen starken Aufwärtstrend auf. In den letzten 30 Tagen wurden durchschnittlich 9,23 Millionen Litecoin Adressen gezählt, die ein Litecoin Guthaben aufweisen.
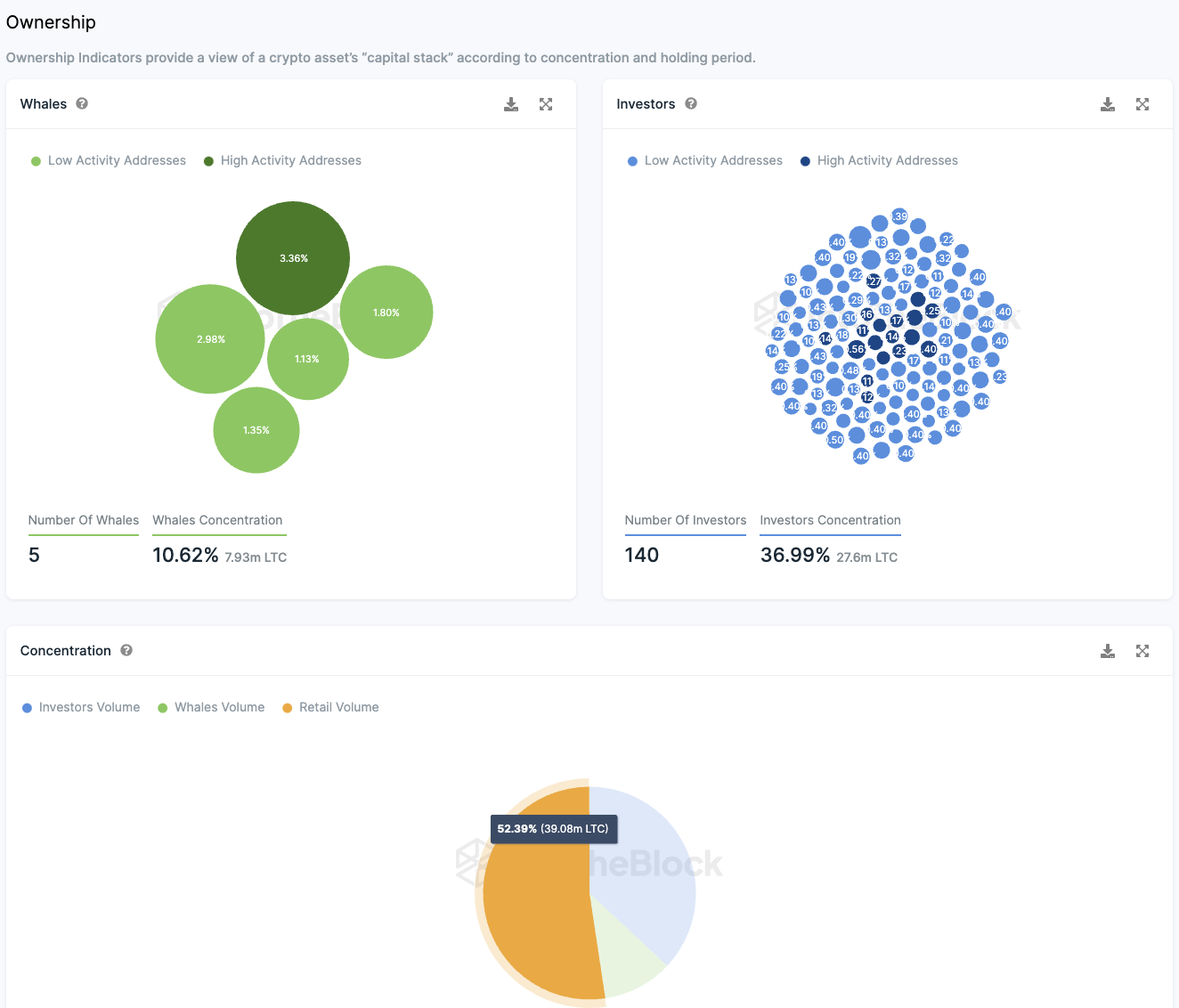
Wenige Wale können den Litecoin Preis beeinflussen
Mehr als die Hälfte (52,4 %) aller Litecoin Token befinden sich im Besitz von Kleinanlegern. Im Gegensatz dazu halten nur fünf “Wal”-Adressen, von denen jede mehr als 1 % des Gesamtvolumens besitzt, zusammen lediglich 10,62 % der Token.
Zusätzlich gibt es eine signifikante Gruppe institutioneller Investoren, die jeweils zwischen 0,1 % und 1 % der Token halten. Diese rund 10 Großinvestoren verfügen zusammen über etwa 37 % der Litecoin-Token.
Diese Verteilung deutet darauf hin, dass Litecoin hauptsächlich unter Privatanlegern und institutionellen Investoren aufgeteilt ist, wobei nur eine kleine Anzahl von “Wal”-Adressen einen bedeutenden Anteil hält.
Obwohl es möglich ist, dass ein “Wal” seine Bestände auf mehrere Adressen aufgeteilt hat, zeigen die aktuellen Daten, dass Litecoin im Vergleich zu anderen Kryptowährungen weniger von marktbeherrschenden “Walen” dominiert wird.
Ein zusätzlicher positiver Faktor ist der hohe Anteil der Kleinanleger am Gesamtbestand der Token, was das Risiko einer Marktmanipulation durch eine kleine Anzahl von Akteuren verringert.
Die Stimmung auf Telegram zu Litecoin bleibt positiv
In der letzten Woche überwog in der Litecoin-Community auf Telegram eine positive Stimmung. Von den Kommentaren waren 131 positiv, während 59 negativ ausfielen. Trotz dieser überwiegend positiven Meinungen erlebt die Litecoin Telegram-Gruppe derzeit jedoch einen Rückgang der Mitgliederzahlen anstelle eines Wachstums.
Hier geht es zur letzten Litecoin On-Chain Analyse vom 10. November 2023.
Du suchst noch nach einer Krypto Community? Hier findest du die Top Telegram Krypto Gruppen.
Folge uns für noch mehr Informationen rund um Krypto auf:
Twitter oder tritt unserer Gruppe auf Telegram bei.





