Mittlerweile befinden sich wieder 20 % der Shiba Inu Adressen im Plus und könnten zum aktuellen Marktpreis mit Gewinn verkaufen.
Hier geht es zur letzten Shiba Inu On-Chain Analyse vom 14. Juli 2023
Über 20 % der Shiba Inu Adressen sind wieder im grünen Bereich
Zum Zeitpunkt der letzten Shiba Inu Analyse konnten lediglich rund 11 % der Adressen ohne Verlust verkaufen. Mittlerweile sind es über 20 %. Rund 4 % sind dabei auf Break-even, wohingegen rund 76 % einen Verlust erleiden würden.
Die Anzahl an aktiven Adressen ist stark zurückgegangen
In den letzten sieben Tagen ist die Anzahl an aktiven Adressen um mehr als 30 % zurückgegangen. Die Anzahl an neuen Shiba Inu Adressen ist sogar um rund 61 % zurückgegangen, wohingegen Adressen ohne SHIB Guthaben um rund 13,5 % zurückgegangen sind.
Das Wachstum an SHIB Adressen stagniert
Die Gesamtanzahl der SHIB Adressen weist zudem nur einen leichten Aufwärtstrend auf, denn die Anzahl an SHIB Adressen stagniert bereits seit vielen Monaten, obschon mit einer leichten Aufwärtstendenz. An der Anzahl von 1,22 Millionen SHIB Adressen hat sich aber bereits seit über einem Jahr nicht viel getan.
Die Anzahl an Telegram Nutzern nimmt deutlich ab, die Stimmung bleibt positiv
Bei der Anzahl an Telegram Nutzern der Shiba Inu Gruppe liegt ein signifikanter Abwärtstrend vor. Die Stimmung auf Telegram bleibt aber überwiegend positiv. So liegen rund 1000 positive Nachrichten und nur 200 negative Nachrichten zu Shiba Inu vor.
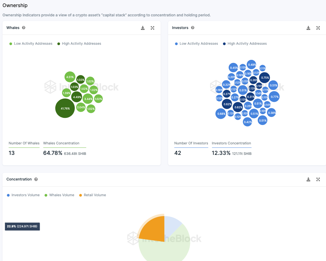
Die Kleinanleger machen rund 36 % der SHIB Token Supply aus
Die Untersuchung der Verteilung der Token-Vorräte von SHIB bringt erhellende Erkenntnisse. Ungefähr 41,75 % der Token-Vorräte sind auf einer inaktiven Adresse zu finden. Die restliche Verteilung gestaltet sich wie folgt:
- Etwa ein Drittel der Token-Vorräte sind im Eigentum von Kleininvestoren.
- Fast die Hälfte wird von sogenannten “Walen” kontrolliert.
- Rund ein Viertel der Token-Vorräte gehören zu Großinvestoren.
In diesem Kontext bezeichnen wir als “Wale” jene Adressen, die 1 % oder mehr der gesamten Token-Vorräte halten. Großinvestoren sind jene Adressen, die zwischen 0,1 % und 1 % der Token-Vorräte besitzen. Kleininvestoren hingegen halten weniger als 0,1 % der Token-Vorräte.
Folge uns für noch mehr Informationen rund um Krypto auf:
Twitter oder tritt unserer Gruppe auf Telegram bei.





