Nur rund 12 % der Shiba Inu Adressen sind im Plus. Die überwältigende Mehrheit von rund 77 % der SHIB Adressen ist dabei im Minus.
Hier geht es zur letzten Shiba Inu On-Chain Analyse vom 01. September 2023
Mehr als 77 % der Shiba Inu Adressen sind im Verlust
Derzeit befinden sich lediglich 12 % der Shiba Inu Adressen im grünen Bereich. Die überwältigende Mehrheit von rund 77 % würde einen Verlust erleiden, wenn sie ihre SHIB Token zum aktuellen Kurs verkaufen würden. Interessanterweise ist aber ein verhältnismäßig großer Anteil an SHIB Adressen am Break-even Punkt. Denn rund 11 % der Adressen liegen zum aktuellen Marktpreis weder in einer Gewinn- oder Verlustzone.
Die Anzahl an aktiven Adressen ist in den letzten sieben Tagen gesunken
Die Anzahl an neuen Adressen, aktiven Adressen und Adressen ohne SHIB Guthaben ist in den letzten sieben Tagen zwischen rund 9,5 % und 9,7 % gesunken.
Das Wachstum an Adressen im Shiba Inu Netzwerk stagniert
Auch das allgemeine Wachstum an Shiba Inu Adressen im SHIB Netzwerk stagniert, denn seit Monaten befindet sich die durchschnittliche Anzahl an Adressen mit SHIB Guthaben bei rund 1,24 Millionen.
Die Anzahl an Telegram Nutzern nimmt deutlich ab, die Stimmung wird negativ
Bei der Anzahl an Telegram Nutzern der Shiba Inu Telegram Gruppe liegt ein starker Abwärtstrend vor. Zudem wird die Stimmung auch deutlich schlechter. Mittlerweile liegen fast doppelt so viele negative Telegram Nachrichten zu Shiba Inu vor wie positive. Denn in den letzten sieben Tagen standen 239 negative knapp 151 positiven Nachrichten gegenüber.
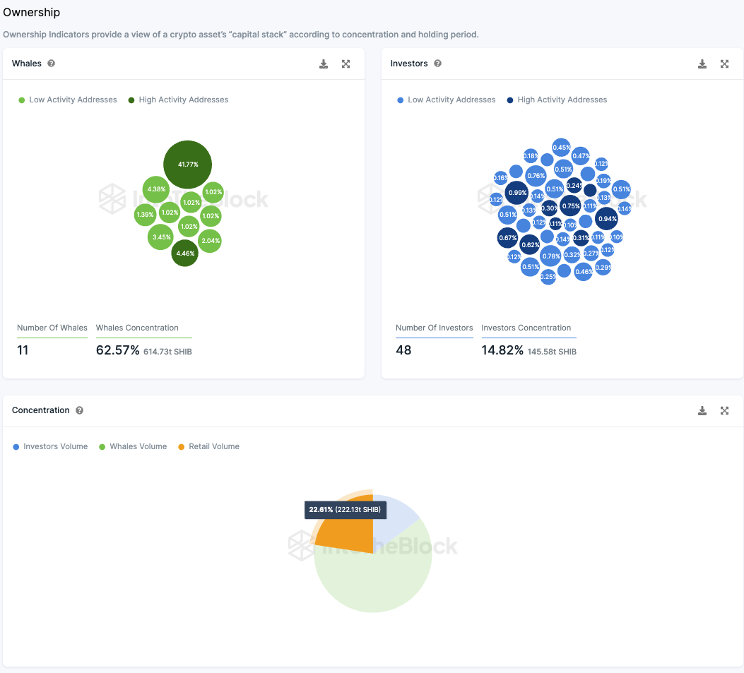
Die Kleinanleger machen rund 36 % der SHIB Token Supply aus
In Anbetracht der Besitzverteilung der Shiba Inu Coins nach Typ (Kleinanleger, Großanleger und Wale) ergibt sich ein interessantes Bild. Knapp 41,77 % der gesamten Supply liegen auf einer inaktiven Adresse. Diese Token sind also nicht mehr im Umlauf. Dadurch ergeben sich auch andere Besitzverhältnisse. Knapp 48 Großanleger Adressen halten rund 25 % des zirkulierenden Angebots des SHIB Tokens. Zehn Wale halten dabei knapp ein Drittel der Supply, wohingegen Kleinanleger fast 40 % der Token Supply halten.
In diesem Zusammenhang sind “Wale” jene Adressen, die mehr als 1 % des gesamten Token-Bestands kontrollieren. Großanleger besitzen zwischen 0,1 % und 1 % der gesamten Token, während Kleinanleger weniger als 0,1 % halten.
Folge uns für noch mehr Informationen rund um Krypto auf:
Twitter oder tritt unserer Gruppe auf Telegram bei.





