Die Kurse auf dem Krypto-Markt explodieren! Damit sind mittlerweile auch “nur” noch 80 % der Polygon Adressen im Minus. Immerhin, vor zwei Wochen waren es noch über 95 %.
Mittlerweile gibt es wieder einen starken Anteil an Polygon Adressen, die ihre MATIC Token mit Gewinn verkaufen könnten.
Du kannst nicht nur Polygon staken, sondern auch Ethereum! Hier erfährst du, wie es geht.
Rund 12,4 % der Polygon Adressen können ihre MATIC Token mit Gewinn verkaufen
Es sind mittlerweile nur noch rund 80 % der MATIC Adressen, die beim Verkauf ihrer MATIC Token ein Verlust verzeichnen würden. Rund 12,4 % der Adressen könnten ihre Token mit Gewinn verkaufen und rund 7,4 % der MATIC Adressen befinden sich am Break-even Punkt. Das bedeutet, diese Adressen würden weder Gewinn noch Verlust machen, wenn sie ihre Token verkaufen.
Das MATIC Netzwerk wächst
Die Anzahl an Adressen mit MATIC Guthaben befindet sich weiterhin im Aufwärtstrend. In den letzten 30 Tagen wurden durchschnittlich rund 590.000 Adressen gezählt. Jedoch ist die Wachstumskurve deutlich abgeflacht. Tatsächlich nähert sich Polygon einer Stagnationsphase.
Die Aktivität im Polygon Netzwerk hat in den letzten sieben Tagen abgenommen
Die Anzahl an aktiven Adressen ist in den letzten sieben Tagen um rund 21,6 % zurückgegangen. Die Anzahl an neuen MATIC Adressen ist sogar um mehr als 15 % gefallen und auch die Anzahl an MATIC Adressen ohne Guthaben hat einen Rückgang von rund 31,9 % verzeichnet.
Die Meinung auf Telegram gegenüber MATIC ist größtenteils positiv
Die Stimmung rund um MATIC auf Telegram ist fast überwiegend positiv, mit einem Verhältnis von positiven zu negativen Nachrichten von knapp 6 zu 1. Es wurden 365 positive Nachrichten im Vergleich zu 58 negativen gezählt. Die Mitgliederanzahl der MATIC Telegram Gruppe befindet sich seit 2021 aber in einem starken Abwärtstrend.
In den letzten sieben Tagen wurden deutlich mehr MATIC Token von Börsen abgehoben als eingezahlt
Token, die auf Börsen eingezahlt werden, sind in der Regel für den Handel bestimmt, da es für das bloße Halten sinnvoller ist, sie in einer persönlichen Wallet aufzubewahren. Demnach ist es ein bullisches Zeichen, dass ein deutlicher Überschuss an MATIC Abhebungen von Börsen vorliegt.
So wurden in den letzten 24 Stunden rund 812.000 mehr MATIC Token abgehoben als auf Börsen eingezahlt. In den letzten sieben Tagen liegt sogar ein Abhebungsüberschuss von rund 4,55 Millionen Token vor.
Innerhalb der letzten 30 Tagen wurden dabei fast 5,8 Millionen mehr MATIC Token abgehoben als eingezahlt.
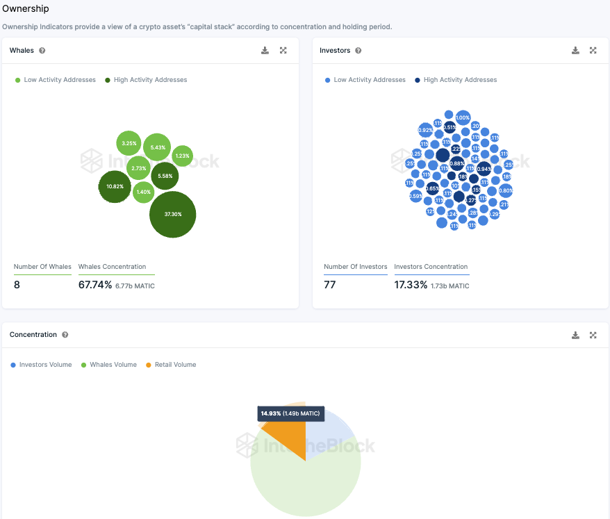
Polygon wird nach wie vor von Walen und Großinvestoren dominiert
Die MATIC-Token-Verteilung weist eine deutliche Zentralisierung auf. Etwa 17,33 % des gesamten Bestands werden von 77 Hauptinvestoren gehalten, wobei jeder zwischen 0,1 % und 1 % besitzt.
Die Zentralisierung tritt noch stärker hervor, wenn man die sogenannten “Wale” betrachtet, die jeweils über 1 % der Tokens verfügen. Eine Adresse allein hält beeindruckende 37,3 %, während sieben weitere Adressen zusammen rund 30,44 % besitzen. Insgesamt kontrollieren diese “Wale” etwa 67,74 % der Tokens, zusätzlich zu den 17,33 % der 77 Großinvestoren.
Dies lässt lediglich etwa 15 % für kleinere Anleger übrig. Die Mehrheit der MATIC Tokens befindet sich in den Händen großer institutioneller Akteure und “Wal”-Adressen. Interessant ist dabei, dass etwa 80 % dieser Konten Verluste verzeichnen.
Ob solche Investitionsstrategien langfristig erfolgreich sein werden, bleibt ungewiss. Aktuelle Indikatoren deuten darauf hin, dass diese Investitionen momentan nicht profitabel sind.
Hier geht es zur letzten MATIC On-Chain Analyse vom 12. Oktober 2023
Folge uns für noch mehr Informationen rund um Krypto auf:
Twitter oder tritt unserer Gruppe auf Telegram bei.





