Bereits fast 90 % der Cardano Adressen schreiben rote Zahlen. Zudem nimmt das Transaktionsvolumen stark ab und ebenso die Anzahl an aktiven Adressen.
Hier geht es zur letzten Cardano On-Chain Analyse vom 06. Juni 2023
Rund 90 % der Cardano Adressen sind im Verlust
Rund 90 % der Cardano Adressen schreiben derzeit rote Zahlen. Nur knapp 7,11 % der Adressen könnten zum derzeitigen Marktpreis gewinnbringend verkaufen, während rund 3,1 % gerade so ohne Gewinn oder Verlust verkaufen könnten. Zum Zeitpunkt der letzten Analyse lag die Anzahl an Adressen in Verlustzone noch bei rund 80 %. Demnach steigt die Anzahl an verlustbringenden Adressen stetig an.
Das Transaktionsvolumen nimmt stark ab
Auch das Transaktionsvolumen hat wieder drastisch abgenommen, nachdem dieses zuvor sehr stark angestiegen war.
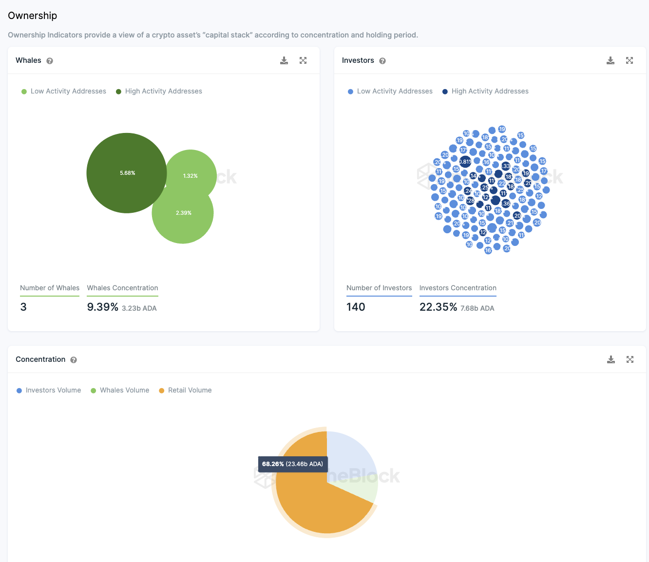
Die Zahl der Großinvestoren sinkt weiterhin
Auch die Anzahl an Großinvestoren nimmt weiter ab, denn diese ist seit der letzten Analyse um zwei Adressen zurückgegangen. Derzeit liegen rund 22,35 % der ADA Supply in den Händen von 140 Großinvestoren Adressen. 9,4 % liegen dabei in den Adressen von drei Walen, wohingegen der überwiegende Teil, rund 68 %, unter Kleinanlegern verteilt ist.
Die Anzahl an täglichen aktiven Adressen ist um 100 % zurückgegangen
Die Anzahl an aktiven Adressen hat sich in den letzten sieben Tagen halbiert. Den laut den Daten von IntoTheBlock sind sie um 100 % zurückgegangen. Ebenso betroffen sind neue Adressen und Adressen ohne ADA Guthaben.
Die Gesamtanzahl an ADA Adressen nimmt jedoch weiter zu
Die Gesamtzahl der Cardano Adressen weist jedoch noch immer ein Aufwärtstrend auf. In den letzten 30 Tagen lag der Durchschnitt von der Anzahl an Cardano Adressen mit ADA Guthaben bei rund 4,4 Millionen.
Das Telegram Sentiment gegenüber Cardano ist derzeit ausgeglichen
Statt einem überwiegend positiven Sentiment auf Telegram, nehmen derzeit die negativen Nachrichten zu. So stehen in den letzten sieben Tage 199 positive Tagen 138 negativen Nachrichten gegenüber. Auch die Anzahl an Telegram Nutzern bzw. Mitgliedern der Cardano Gruppe verzeichnet seit wenigen Wochen einen Abwärtstrend.
Folge uns für noch mehr Informationen rund um Krypto auf:
Twitter oder tritt unserer Gruppe auf Telegram bei.





