Das Litecoin Netzwerk hat in den letzten sieben Tagen einen deutlichen Rückgang der Aktivität erleidet. Darüber hinaus sinkt die Anzahl an LTC Adressen schlagartig.
Die Mehrheit der LTC Adressen befindet sich nach wie vor im roten Bereich. Seit September ist der LTC Kurs auch lediglich rund 38 % gestiegen.
Litecoin oder Bitcoin – Was sind die Unterschiede?
Rund 49 % der Litecoin Adressen sind im Minus
Rund 49 % der Litecoin Adressen sind laut IntoTheBlock, ein nützliches Krypto-Tool, im Minus. Damit ist der größte Anteil im negativen Bereich, denn lediglich rund 41,4 % der Adressen könnten ihre LTC Token zum aktuellen Kurs mit Gewinn verkaufen.
Ein relativer großer Anteil von rund 10 % befindet sich derzeit am Break-even Punkt und würde beim Verkauf ihrer LTC Token weder einen Gewinn noch einen Verlust verzeichnen.
Die Aktivität im Litecoin Netzwerk hat deutlich abgenommen
In der vergangenen Woche sank die Zahl der aktiven Adressen im LTC-Netzwerk um etwa 46 %. Gleichzeitig ging die Zahl der neuen LTC-Adressen sogar um etwa 52 % zurück und die Zahl der LTC-Adressen ohne Guthaben fiel um rund 50 %.
Litecoin hat knapp eine Million Adressen verloren, die ein LTC Guthaben aufweisen
Die Gesamtzahl der LTC Adressen hat einen immensen Rückschlag erlitten. In den letzten 30 Tagen wurden durchschnittlich 8,3 Millionen Litecoin Adressen gezählt, die ein Litecoin Guthaben aufweisen.
Das sind knapp eine Million weniger Adressen als noch vor einem Monat.
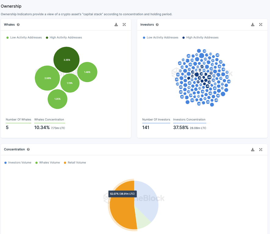
Litecoin weist eine hohe Anzahl an Großinvestoren auf
Über die Hälfte (rund 52 %) aller LTC Token befindet sich im Besitz von Kleinanlegern. Im Gegensatz dazu halten nur fünf Wal Adressen, von denen jede mehr als 1 % des Gesamtvolumens besitzt, zusammen rund 10,3 % der Token.
Zusätzlich gibt es eine bedeutende Gruppe institutioneller Investoren, die jeweils zwischen 0,1 % und 1 % der Token halten. Diese 141 Großinvestoren verfügen zusammen über etwa 37,6 % der Token.
Diese Verteilung zeigt, dass Litecoin hauptsächlich unter Privatanlegern und institutionellen Investoren aufgeteilt ist, wobei nur eine kleine Anzahl von Wal-Adressen einen signifikanten Anteil hält.
Obwohl es möglich ist, dass ein Wal seine Bestände auf mehrere Adressen verteilt hat, deuten die aktuellen Daten darauf hin, dass Litecoin im Vergleich zu anderen Kryptowährungen weniger von wenigen großen Akteuren dominiert wird.
Die Stimmung auf Telegram zu Litecoin bleibt positiv
In der vergangenen Woche herrschte in der LTC-Community auf Telegram eine überwiegend positive Atmosphäre. Von den abgegebenen Kommentaren waren 161 positiv und 41 negativ. Trotz dieser vorherrschend positiven Einstellungen verzeichnet die Litecoin Telegram-Gruppe momentan allerdings einen Rückgang an Mitgliedern, statt eines Zuwachses.
Hier geht es zur letzten Litecoin On-Chain Analyse vom 25. November 2023.
Du suchst noch nach einer Krypto Community? Hier findest du die Top Telegram Krypto Gruppen.
Folge uns für noch mehr Informationen rund um Krypto auf:
Twitter oder tritt unserer Gruppe auf Telegram bei.





