Eine detaillierte Analyse der On-Chain-Daten von Uniswap (UNI) enthüllt, dass die Mehrheit der Token von großen Investor:innen gehalten wird.
Gibt es Hoffnung auf eine Trendwende für UNI-Investor:innen? Der Kryptomarkt hat sich in den letzten Wochen stark erholt …
Lerne hier alles zu der Börse Uniswap und ihrem nativen Token UNI.
Mehrheit der Uniswap Adressen im Plus
Aktuell sind etwa 55,7 % der UNI Adressen im Plus, während mehr als 43 % bei einem Verkauf ihrer UNI Token zum aktuellen Marktpreis einen Verlust erleiden würden.
Rund 1,22 % der Adressen befinden sich dabei am Break-even Punkt. Diese Adressen würden beim Verkauf ihrer UNI Token weder einen Gewinn noch einen Verlust verzeichnen.
Die Aktivität im UNI Netzwerk ist in den letzten sieben Tagen stark gesunken
Die Anzahl an neuen Adressen ist in den letzten sieben Tagen um rund 56 % gesunken. In der gleichen Zeit ist die Anzahl an aktiven UNI Adressen sogar um rund 60,6 % gesunken und die Anzahl Adressen ohne UNI Token Guthaben ist sogar um rund 74,8 % gefallen.
Das Wachstum des Uniswap Netzwerks stagniert
Das Uniswap Netzwerk verzeichnet dabei nur noch geringfügiges Wachstum. So liegt hier eine Stagnationsphase vor. In den letzten 30 Tagen wurden dabei rund 354.000 Uniswap Adressen gezählt, die ein UNI Token Guthaben aufweisen.
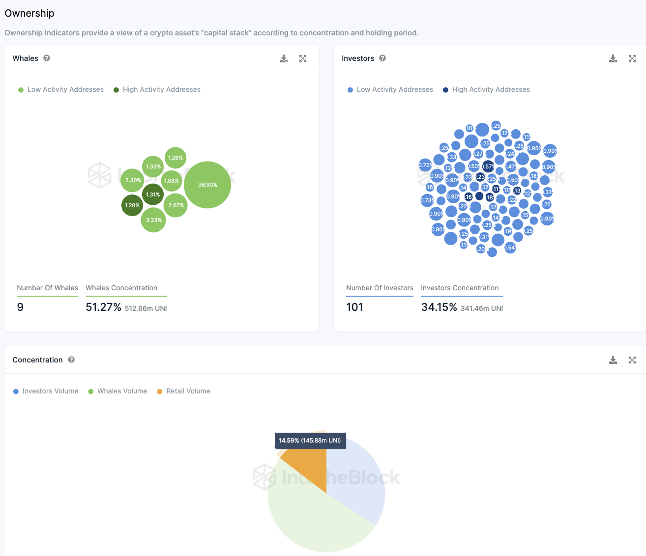
Kleininvestor:innen halten nur einen kleinen Anteil der UNI Token
Eine Aufschlüsselung der Eigentümerstruktur offenbart, dass etwa 101 Großinvestor:innen 34,15 % der UNI Token Supply kontrollieren. Sogenannte Wale, also Adressen, die mehr als 1 % des Gesamtvolumens besitzen, halten zusammen mehr als die Hälfte der Token.
Denn rund 9 Wal Adressen halten rund 51,3 % der Token. Bei der größten Adresse wird es sich wohl um die Börse Uniswap bzw. den Smart Contract von UNI selbst handeln. Diese muss man von der Verteilung abziehen.
Nichtsdestoweniger wird deutlich, dass der kleinste Anteil, rund 14,6 %, von Kleinanleger:innen gehalten wird. Insbesondere der große Anteil an Großinvestor:innen fällt dabei ins Auge.
Abhebungen von UNI Token von Börsen übertreffen Einzahlungen
Ein sehr positives Zeichen ist der signifikante Überschuss an UNI Token Abhebungen von Börsen. In den letzten 24 Stunden wurden fast 292.000 UNI Token mehr abgehoben als eingezahlt.
In den letzten sieben Tagen gab es einen Überschuss von etwa 645.000 Token bei Abhebungen, und in den letzten 30 Tagen lag der Überschuss bei rund 275.000 Token.
Positive Stimmung in der Uniswap Telegram-Gruppe
Die Stimmung in der Uniswap-Community auf Telegram ist überwiegend positiv, mit 1.923 positiven Nachrichten zu UNI in den letzten sieben Tagen gegenüber nur 59 negativen Nachrichten.
Hier gehts zur letzten Uniswap Analyse vom 05. November 2023
Folge uns für noch mehr Informationen rund um Krypto auf:
Twitter oder tritt unserer Gruppe auf Telegram bei.





