In dieser Woche konnte die Netzwerkaktivität von Polygon wieder stark ansteigen. Doch macht sich das auch im Kurs bemerkbar?
Die Mehrheit der Polygon Adressen ist immer noch im Minus. Wird sich das bald ändern?
Du kannst nicht nur Polygon staken, sondern auch Ethereum! Hier erfährst du, wie es geht.
Knapp 28 % der Polygon Adressen sind im Plus
Lediglich rund 28 % der Polygon Adressen bewegen sich im grünen Bereich. Zwei Drittel (rund 67 %) befinden sich dabei im Minus.
Das bedeutet, diese Adressen würden einen Verlust verzeichnen, wenn sie ihre MATIC Token zum aktuellen Kurs verkaufen würden. Davon abgesehen befinden sich rund 5,5 % der Adressen am Break-even Punkt.
Diese Adressen würden dann weder einen Gewinn noch einen Verlust verzeichnen, wenn sie ihre MATIC Token jetzt verkaufen.
Das Polygon Netzwerk verzeichnet nur ein geringfügiges Wachstum
Das Wachstum an Adressen mit MATIC Guthaben verläuft schleppend. In den letzten 30 Tagen wurden durchschnittlich rund 594.000 Adressen gezählt. Diese Zahl steigt nur langsam an.
Die Netzwerkaktivität von Polygon hat in den letzten sieben Tagen stark zugenommen
Die Aktivität im Netzwerk hat in dieser Woche wieder stark zugenommen. So ist die Anzahl an aktiven Adressen in den letzten sieben Tagen um rund 35,4 % gestiegen. Die Anzahl an Adressen ohne MATIC Guthaben ist dabei sogar um rund 35 % gestiegen und die Anzahl an neuen MATIC Adressen um rund 27,6 %.
Auf Telegram liegen deutlich mehr positive Nachrichten zu Polygon vor
Die positive Stimmung rund um Polygon explodiert auf Telegram, mit einem Verhältnis von positiven zu negativen Nachrichten von knapp 14 zu 1. Es wurden 909 positive Nachrichten im Vergleich zu 65 negativen gezählt.
Damit liegen deutlich mehr positive Nachrichten als negative Nachrichten zu Polygon auf Telegram vor. Die Mitgliederanzahl der Polygon Telegram Gruppe befindet sich seit 2021 aber in einem leichten Abwärtstrend.
Im 24-Stunden- und 7-Tage-Trend liegt ein Überschuss an Abhebungen auf Börsen vor
Token, die zu Börsen transferiert werden, werden normalerweise für Handelsaktivitäten genutzt, denn für die bloße Aufbewahrung ist es sinnvoller, sie in einer privaten Wallet zu lagern. Folglich weist ein deutlicher Anstieg der MATIC Abhebungen von Börsen auf ein bullisches Signal hin.
So wurden in den letzten 24 Stunden rund 15,25 Millionen mehr MATIC Token abgehoben als auf Börsen eingezahlt. In den letzten sieben Tagen wurden dabei rund 1,05 Millionen mehr Polygon von Börsen abgehoben als eingezahlt.
Lediglich im 30-Tage-Trend liegt ein Überschuss von Einzahlungen vor. Denn es wurden rund 3,41 Millionen mehr MATIC Token auf Börsen eingezahlt als abgehoben.
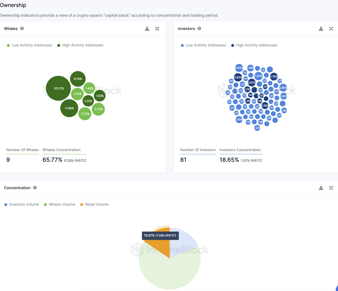
Polygon wird nach wie vor von Walen und Großinvestoren dominiert
Die Verteilung der MATIC Token zeigt eine starke Konzentration. Ungefähr 18,65 % des Gesamtvolumens sind im Besitz von 81 Großinvestoren, wobei jeder einzelne zwischen 0,1 % und 1 % der Tokens hält.
Diese Zentralisierung tritt noch deutlicher zutage, wenn man die sogenannten Wale betrachtet, also jene Investoren, die mehr als 1 % der Tokens besitzen. Eine Adresse allein hält beeindruckende 35,22 % der Gesamtmenge, während acht weitere Adressen zusammen etwa 30 % besitzen. Insgesamt kontrollieren diese Wale somit rund 65,8 % der MATIC Token, zusätzlich zu dem Anteil der 81 Großinvestoren.
Für kleinere Investoren bleiben daher weniger als 16 % der verfügbaren Tokens übrig. Der Großteil der MATIC Token befindet sich in den Händen von großen institutionellen Anlegern und Wal-Adressen. Bemerkenswert ist, dass über 67 % dieser Konten derzeit Verluste aufweisen.
Es bleibt abzuwarten, ob solche Anlagestrategien langfristig erfolgreich sein werden. Nach den aktuellen Daten scheinen diese Investitionen momentan nicht profitabel zu sein.
Hier geht es zur letzten MATIC On-Chain Analyse vom 26. November 2023
Folge uns für noch mehr Informationen rund um Krypto auf:
Twitter oder tritt unserer Gruppe auf Telegram bei.





