Der Polygon Kurs konnte sich seit Oktober nahezu verdoppeln. Damit ist auch die Anzahl an Polygon Adressen im Plus wieder deutlich gestiegen.
Wie lange wird es dauern, bis die Mehrheit an Polygon Investoren ihre MATIC Token mit Gewinn verkaufen können?
Du kannst nicht nur Polygon staken, sondern auch Ethereum! Hier erfährst du, wie es geht.
Rund 20 % der Polygon Adressen befinden sich jetzt wieder im Plus
Mittlerweile sind 19,53 % der Polygon Adressen wieder im Plus. Das ist nahezu doppelt so viel, wie noch vor zwei Wochen. Rund 75 % der MATIC Adressen würden dabei einen Verlust erleiden, wenn sie ihre Token zum aktuellen Kurs verkaufen würden.
Knapp 5 % der Adressen befinden sich dabei am Break-even Punkt und würden weder einen Gewinn noch einen Verlust verzeichnen.
Das Polygon Netzwerk beginnt zu stagnieren
Die Anzahl an Adressen mit MATIC Guthaben beginnt zu stagnieren. In den letzten 30 Tagen wurden durchschnittlich rund 590.270 Adressen gezählt. An dieser Zahl hat sich schon länger nichts mehr getan.
Die Aktivität im Polygon Netzwerk hat in den letzten sieben Tagen stark abgenommen
Die Aktivität im Netzwerk hat stark nachgelassen. So ist die Anzahl an aktiven Adressen in den letzten sieben Tagen um rund 21,44 % zurückgegangen. Die Anzahl an Adressen ohne MATIC Guthaben ist dabei sogar um 44,55 % gefallen und die Anzahl an neuen MATIC Adressen um rund 10 %.
Die Meinung auf Telegram gegenüber MATIC ist größtenteils positiv
Die Stimmung rund um MATIC bleibt auf Telegram überwiegend positiv, mit einem Verhältnis von positiven zu negativen Nachrichten von knapp 4 zu 1. Es wurden 382 positive Nachrichten im Vergleich zu 94 negativen gezählt.
Dabei hat sich die Anzahl der negativen Nachrichten in den letzten zwei Wochen fast verdoppelt, wohingegen die Anzahl an positiven Nachrichten nahezu gleich geblieben ist.
Darüber hinaus befindet sich die Mitgliederanzahl der MATIC Telegram Gruppe seit 2021 in einem starken Abwärtstrend.
In den letzten 24 Stunden, sieben Tagen und 30 Tagen wurden deutlich mehr Polygon von Börsen abgehoben als eingezahlt
Token, die auf Börsen eingezahlt werden, sind in der Regel für den Handel bestimmt, da es für das bloße Halten sinnvoller ist, sie in einer persönlichen Wallet aufzubewahren. Demnach ist es ein bullisches Zeichen, dass ein deutlicher Überschuss an MATIC Abhebungen von Börsen vorliegt.
So wurden in den letzten 24 Stunden rund 28,83 Millionen mehr MATIC Token abgehoben als auf Börsen eingezahlt. In den letzten sieben Tagen liegt ein Abhebungsüberschuss von rund 10,63 Millionen Token vor und in den letzten 30 Tagen knapp 7,37 Millionen.
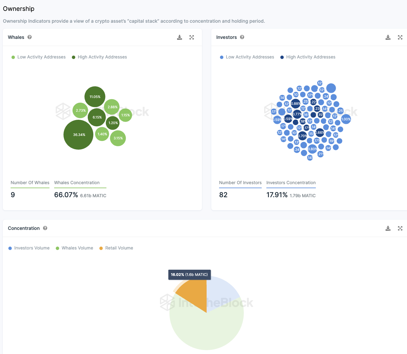
Polygon wird nach wie vor von Walen und Großinvestoren dominiert
Die Verteilung der MATIC-Token zeigt eine ausgeprägte Zentralisierung. Rund 17,91 % des Gesamtbestandes sind im Besitz von 82 Hauptinvestoren, wobei jeder einzelne zwischen 0,1 % und 1 % der Tokens hält. Die Zahl der Großinvestoren ist dabei um fünf angestiegen.
Noch deutlicher wird die Zentralisierung, wenn man die sogenannten “Wale” betrachtet, also jene, die mehr als 1 % der Tokens besitzen. Eine einzige Adresse verfügt über beeindruckende 36,34 % der Tokens, während sieben weitere Adressen gemeinsam etwa 30 % halten. Zusammen kontrollieren diese “Wale” somit ungefähr 66 % der MATIC-Tokens, zusätzlich zu dem Anteil der 82 Großinvestoren.
Für kleinere Anleger bleiben dadurch lediglich etwa 16 % der Tokens. Die Mehrheit der MATIC-Tokens liegt in den Händen von großen institutionellen Akteuren und “Wal”-Adressen. Bemerkenswert ist, dass rund 75 % dieser Konten derzeit Verluste aufweisen.
Die Frage, ob solche Investitionsstrategien auf lange Sicht erfolgreich sein können, bleibt offen. Nach aktuellen Indikatoren scheinen diese Investitionen momentan nicht profitabel zu sein.
Hier geht es zur letzten MATIC On-Chain Analyse vom 30. Oktober 2023
Folge uns für noch mehr Informationen rund um Krypto auf:
Twitter oder tritt unserer Gruppe auf Telegram bei.





