Die Netzwerkaktivität vom Shiba Inu Coin hat in den letzten sieben Tagen ordentlich zugelegt. Werden schon bald wieder mehr Adressen im Plus sein?
Für den Shiba Inu Kurs geht es derzeit wieder bergauf. Aber auch die Aktivität im SHIB Netzwerk hat in den letzten sieben Tagen stark zugenommen.
Du möchtest Shiba Inu Coins kaufen? Finde hier heraus, wie es geht.
Knapp 62 % der Shiba Inu Adressen sind noch im Minus
Es sind rund 62 % der Shiba Inu Adressen im Minus. Weniger als 20 % würden beim Verkauf ihrer SHIB Token einen Gewinn machen und ein fast genauso großer Anteil (18,3 %) würde weder einen Gewinn noch einen Verlust verzeichnen.
Die Aktivität im Shiba Inu Netzwerk ist in den letzten sieben Tagen deutlich gestiegen
Jedoch ist die Aktivität im Shiba Inu Netzwerk deutlich gestiegen. So lag in den letzten sieben Tagen ein Zuwachs von rund 19,7 % an aktiven Adressen vor.
Darüber hinaus wuchs die Anzahl an neuen SHIB Adressen um rund 45 %, wohingegen die SHIB Adressen ohne SHIB Guthaben um rund 6,3 % gestiegen sind.
Die Anzahl an Shiba Inu Coin Adressen mit SHIB Guthaben bewegt sich nur langsam nach oben
Das Gesamtwachstum der Shiba Inu Adressen mit SHIB Guthaben befindet sich in einer sehr langsamen Wachstumsphase. In den letzten 30 Tagen wurden im Durchschnitt 1,29 Millionen Shiba Inu Adressen mit einem SHIB Guthaben gezählt.
Diese Zahl ist in den letzten Monaten nur sehr geringfügig gestiegen.
Die Stimmung auf Telegram ist gegenüber Shiba Inu eher negativ
Die Mitgliederzahl der Shiba Inu Telegram Gruppe befindet sich in einem massiven Abwärtstrend. Darüber hinaus überwiegen auch die negativen Telegram Nachrichten zu SHIB deutlich.
So lagen in den letzten sieben Tagen lediglich 75 positive Nachrichten zu Shiba Inu vor. Dem entgegen stehen knapp 196 negative Nachrichten zu SHIB.
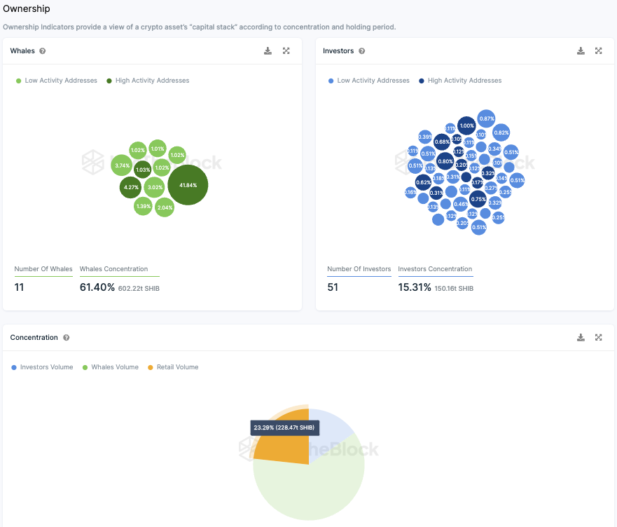
Die Kleinanleger machen die größte Gruppe der Shiba Inu Token Holder aus
Die Verteilungsanalyse von Shiba Inu Coins nach Typen der Anleger, darunter Kleinanleger, institutionelle Investoren und sogenannte “Wale”, offenbart ein interessantes Muster der Besitzverhältnisse.
Es fällt auf, dass ein erheblicher Anteil, nämlich etwa 41,84 % der gesamten Token, auf einer sogenannten Null-Adresse gespeichert ist, was bedeutet, dass diese Token aus dem Handel genommen wurden.
Wenn man diesen Fakt berücksichtigt und die besagten fast 42 % vom Gesamtbestand abzieht, zeigt sich eine angepasste Verteilung der Besitzverhältnisse. Ungefähr 51 institutionelle Anleger halten etwa 26,33 % der im Umlauf befindlichen SHIB Tokens.
Des Weiteren besitzen zehn Adressen, die in die Kategorie “Wale” fallen, mehr als ein Drittel aller Tokens. Kleinanleger machen dabei aber den größten Teil aus.
Denn diese halten mehr als 40 % des zirkulierenden Gesamtvolumens. Konten werden in diesem Zusammenhang als “Wale” bezeichnet, wenn sie über mehr als 1 % des gesamten verfügbaren Bestands an Tokens verfügen.
Während institutionelle Anleger einen Anteil zwischen 0,1 % und 1 % der Tokens halten, liegen die Anteile der Kleinanleger jeweils unter 0,1 %.
Hier geht es zur letzten Shiba Inu On-Chain Analyse vom 06. November 2023
Folge uns für noch mehr Informationen rund um Krypto auf:
Twitter oder tritt unserer Gruppe auf Telegram bei.





