Nur etwas mehr als die Hälfte der Litecoin Adressen sind im Plus. Und das, obwohl sich der Krypto-Markt so bullisch entwickelt.
Wird Litecoin nach aufholen? Bisher hat sich der Kurs nicht sehr stark nach oben bewegt. Im Februar waren es nur knapp 29,5 %.
Litecoin oder Bitcoin – Was sind die Unterschiede?
Nur 53 % der Litecoin Adressen befinden sich im grünen Bereich
Nur 53 % der Litecoin Adressen befinden sich im grünen Bereich. Knapp 29 % der Adressen sind dabei in der Verlustzone, wohingegen sich ein verhältnismäßig großer Anteil von 18,3 % am Break-even Punkt befinden.
Sollte der LTC Kurs also noch weiter steigen, könnten 18,3 % weitere Adressen in die Gewinnzone rutschen.
Die Aktivität im Litecoin Netzwerk zeigt keine starke Veränderung
In den letzten sieben Tagen ist die Anzahl an neuen Adressen um rund 1,4 % gesunken, wohingegen die Anzahl an aktiven Adressen um rund 6,4 % gestiegen ist. Adressen, die kein LTC Guthaben aufweisen, sind dabei an der Zahl um rund 5,2 % gewachsen.
Litecoin hat knapp eine halbe Million Adressen verloren, die ein LTC Guthaben aufweisen
Die Gesamtzahl der LTC Adressen hat einen weiteren Rückschlag erlitten. In den letzten 30 Tagen wurden durchschnittlich nur noch 7,88 Millionen Litecoin Adressen gezählt, die ein Litecoin Guthaben aufweisen.
Das sind fast 500.000 weniger Adressen als noch zum Zeitpunkt der letzten Analyse.
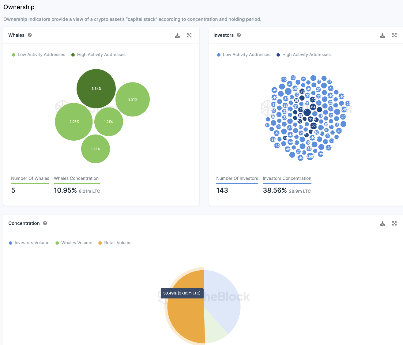
Hoher Anteil an Großinvestor:innen bei Litecoin
Etwa 50,5 % aller LTC Token sind im Besitz von Kleinanleger:innen. Dagegen verfügen nur fünf Wal Adressen, jede mit einem Anteil von mehr als 1 % des Gesamtvolumens, über insgesamt rund 11 % der Token.
Zusätzlich existiert eine signifikante Gruppe von institutionellen Investor:innen, die zwischen 0,1 % und 1 % der Token halten. Diese 143 Großinvestoren besitzen gemeinsam circa 38,6 % der Token.
Diese Verteilung illustriert, dass Litecoin hauptsächlich unter Kleinanleger:innen und institutionellen Investor:innen aufgeteilt ist, mit nur einer geringen Anzahl von Wal-Adressen, die einen wesentlichen Anteil kontrollieren.
Trotz der Möglichkeit, dass ein Wal seine Bestände auf mehrere Adressen verteilt, weisen die aktuellen Daten darauf hin, dass Litecoin im Vergleich zu anderen Kryptowährungen eine weniger konzentrierte Besitzverteilung aufweist.
Die Stimmung auf Telegram zu Litecoin bleibt größtenteils positiv
In der vergangenen Woche zeigte sich in der LTC-Community auf Telegram ein überwiegend positives Stimmungsbild mit 162 positiven und 26 negativen Kommentaren. Trotz dieser positiven Einstellungen erlebt die Litecoin Telegram-Gruppe derzeit einen Mitgliederrückgang anstatt eines Anstiegs.
Hier geht es zur letzten Litecoin On-Chain Analyse vom 28. Dezember 2023.
Du suchst noch nach einer Krypto Community? Hier findest du die Top Telegram Krypto Gruppen.
Folge uns für noch mehr Informationen rund um Krypto auf:
Twitter oder tritt unserer Gruppe auf Telegram bei.





