Fast alle Bitcoin Adressen sind im grünen Bereich. Kaum ein Asset kann das von sich behaupten. Wie steht es um weitere Indikatoren zu BTC?
Der Bitcoin Kurs ist nicht mehr weit davon entfernt, die 50.000 US-Dollar Marke zu knacken. Wird Bitcoin schon bald auf einem neuen ATH stehen?
Du möchtest Bitcoin kaufen? Erfahre hier, wie es geht.
Nur knapp 12 % der BTC Adressen befinden sich im Minus
Knapp 12 % der BTC Adressen haben ihre BTC zu einem höheren Kurs gekauft, als der aktuelle Marktpreis. Knapp 3,3 % befinden sich dabei am Break-even Punkt und würden mit dem Verkauf ihrer BTC weder Gewinn noch Verlust machen.
Doch eine überwältigende Mehrheit von rund 84 % befindet sich zum aktuellen Kurs von rund 42.000 USD im Plus.
Die Netzwerkaktivität von Bitcoin hat in dieser Woche abgenommen
Nichtsdestoweniger hat die Netzwerkaktivität in den letzten sieben Tagen abgenommen. Die Anzahl an neuen BTC Adressen ist um rund 20,4 % zurückgegangen, wohingegen die Anzahl an aktiven BTC Adressen sogar um rund 22,2 % gefallen ist.
Auch die Anzahl an BTC Adressen ohne BTC Guthaben ist um fast 30 % zurückgegangen.
Du suchst nach Krypto Telegramgruppen? Dann klicke hier.
Das Bitcoin Netzwerk wächst aber trotzdem beständig an
Die Gesamtanzahl an BTC Adressen befindet sich dennoch in einem beständigen Aufwärtstrend. So lagen in den letzten 30 Tagen durchschnittlich 50 Millionen BTC Adressen vor.
Derzeit werden mehr BTC von Börsen abgezogen als eingezahlt
Ein sehr bullisches Signal zeigt die Börsenstatistik. Denn sowohl in den letzten 24 Stunden, als auch sieben Tagen und 30 Tagen wurden mehr BTC von Krypto-Börsen abgehoben als eingezahlt.
Das deutet darauf hin, dass die BTC gehalten werden statt für den Handel freigegeben. Trotz einer überwältigenden Mehrheit von 84 %, die ihre BTC mit Gewinn verkaufen könnten, scheinen viele ihre BTC nicht verkaufen zu wollen.
Das würde den Preis natürlich weiterhin nach oben treiben. Denn wenn die Nachfrage stärker steigt als das Angebot, steigt der Kurs.
Klicke hier, um Börsen zu finden, auf den du Bitcoin handeln kannst.
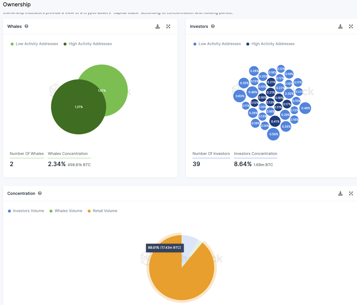
Die Verteilung der BTC Supply könnte fast nicht besser sein
Die überwältigende Mehrheit der BTCs (89 %) liegt in den Händen von Kleinanlegern. Das sind Adressen, die jeweils weniger als 0,1 % der Supply halten. Dabei gibt es lediglich zwei Wal Adressen, die jeweils mehr als 1 % der Supply halten.
Eine relativ große Anzahl von 39 Adressen hält dabei jeweils zwischen 0,1 % und 1 % der BTC Supply. Zusammen halten sie rund 8,6 % aller verfügbaren Bitcoins.
Folge uns für noch mehr Informationen rund um Krypto auf:
Twitter oder tritt unserer Gruppe auf Telegram bei.





