Der überwältigende Großteil der ADA Token liegt in den Händen von Kleinanlegern. Doch derzeit sind fast 90 % aller Adressen im Minus.
Hier geht es zur letzten Cardano On-Chain Analyse vom 30. Juni 2023
Fast 90 % der Cardano Adressen sind im Verlust
Laut IntoTheBlock, einem sehr nützlichen Krypto-Tool, sind fast 90 % der Cardano Adressen sind im Verlust. Nur knapp 10 % der Adressen könnten zum derzeitigen Marktpreis den ADA Token mit Gewinn verkaufen, während rund 1,45 % gerade so mit Break-even verkaufen könnten. Zum Zeitpunkt der letzten Analyse lag die Anzahl an Adressen in Verlustzone noch bei über 90 %. Demnach konnte sich die Anzahl an verlustbringenden Adressen leicht verringern.
Passend dazu: Hier erfährst du alles zum Cardano Staking
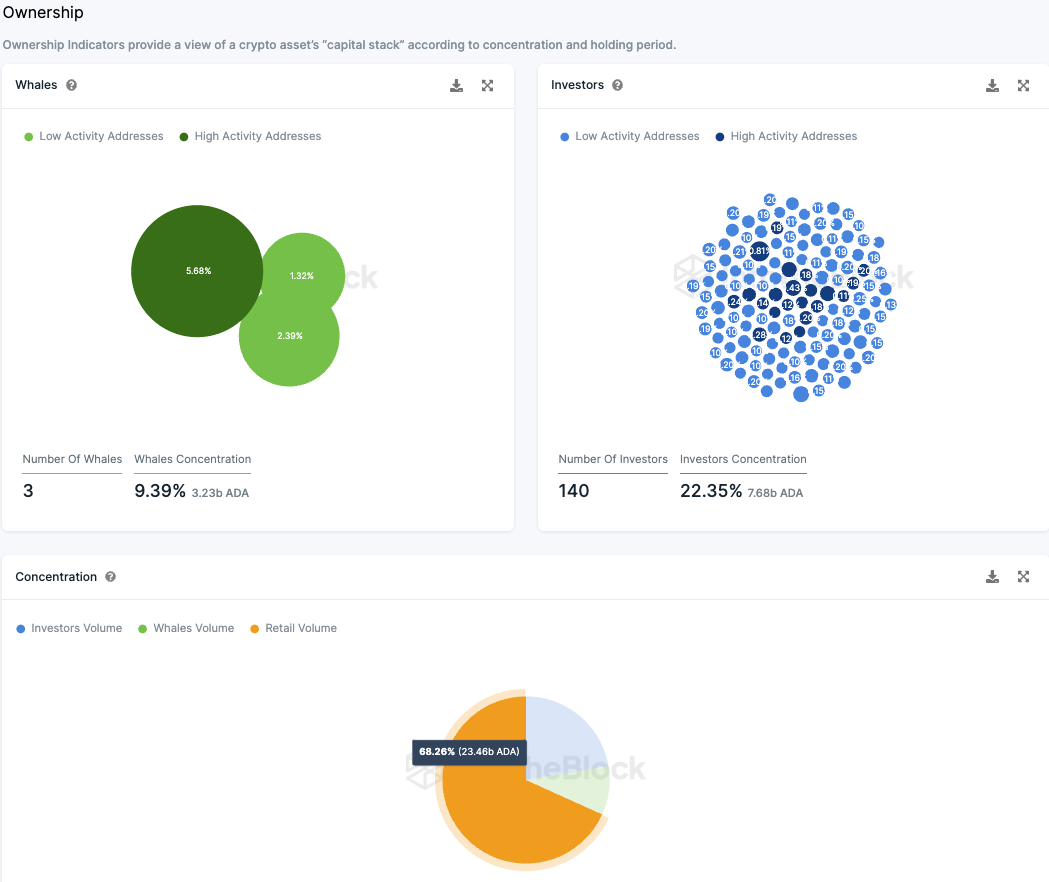
Cardano wird überwiegend von Kleinanlegern gehalten
Die Aufschlüsselung zeigt, dass der ADA Token vorwiegend im Besitz von Kleinanlegern ist. Aktuell halten etwa 140 Großinvestoren rund 22,35 % des gesamten ADA-Angebots. Drei sogenannte “Wale” besitzen dabei 9,4 %, während der Großteil, etwa 68 %, auf Kleinanleger verteilt ist.
Die Gesamtanzahl an ADA Adressen nimmt weiter zu
Die Gesamtzahl der Cardano Adressen weist nach wie vor ein Aufwärtstrend auf. In den letzten 30 Tagen lag die durchschnittliche Anzahl an Cardano Adressen mit ADA Guthaben bei rund 4,42 Millionen.
Das Telegram Sentiment gegenüber Cardano konnte sich wieder leicht verbessern
Während zum Zeitpunkt der letzten Analyse noch 199 positive Nachrichten 138 negativen Nachrichten gegenüber standen, waren es in den letzten sieben Tagen mehr als doppelt so viele positive Nachrichten (203) gegenüber 92 negativen Nachrichten auf Telegram. Die Anzahl der Telegram Mitgliedern der Cardano Gruppe verringert sich seit einigen Monaten dennoch.
Folge uns für noch mehr Informationen rund um Krypto auf:
Twitter oder tritt unserer Gruppe auf Telegram bei.





