Zeigen die On-Chain Daten zu Cardano einen positiven Trend, oder deutet das auf eine bärische Entwicklung hin?
Der Preis von ADA hat sich dem lokalen Tiefpunkt Ende Januar um etwa 28 % erholt, was dazu führt, dass nun mehr ADA-Adressen Gewinne verzeichnen.
Du willst Cardano kaufen? Klicke hier, um zu erfahren, wie es geht.
Mehr als die Hälfte (51 %) der Cardano Adressen sind jetzt profitabel
Gemäß IntoTheBlock, einem hilfreichen Krypto-Tool, befindet sich nun die Mehrheit der Cardano Adressen wieder im profitablen Bereich. Ungefähr 51 % der Adressen verzeichnen Gewinne.
Etwas weniger, etwa 45,5 % der Adressen, sind dabei in der Verlustzone. Knapp 3,4 % sind am Break-even-Punkt und würden beim Verkauf ihrer ADA Token weder Gewinn noch Verlust erzielen.
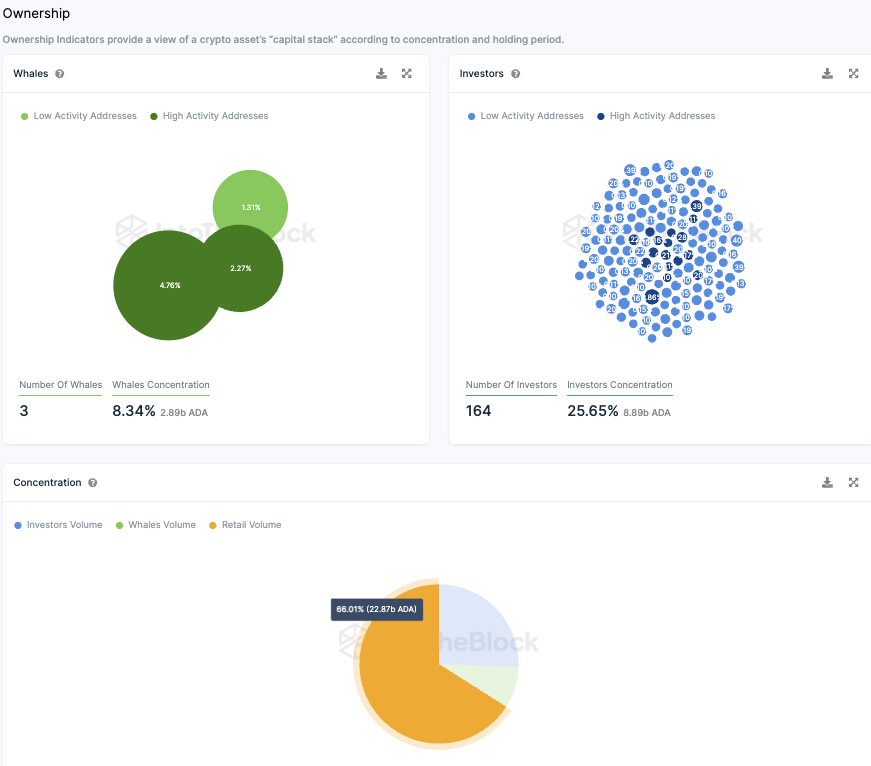
Cardano wird eher von Einzelinvestoren gehalten als von großen Investoren beherrscht
Cardano weist eine auffallend niedrige Zahl an Wal Adressen auf, also solchen, die mehr als 1 % des gesamten Token-Bestands besitzen.
Es existieren lediglich drei große Wal Adressen, die zusammen rund 8,34 % des gesamten Bestands an Cardano Token besitzen. Demgegenüber steht eine deutlich höhere Zahl an Adressen von Großinvestoren.
Ungefähr 164 Großinvestoren Adressen besitzen gemeinsam 25,63 % der ADA Token. Adressen von Großinvestoren sind solche, die jeweils zwischen 0,1 % und 1 % des gesamten ADA-Token-Bestands halten.
Zwei Drittel (66 %) der ADA Token sind im Besitz von Einzelinvestoren, also jenen Adressen, die jeweils weniger als 0,1 % des Token-Bestands besitzen.
Passend dazu: Hier erfährst du alles zum Cardano Staking
Das Cardano Netzwerk weist kein Wachstum auf
Aktuell erlebt das Cardano Netzwerk eine Phase der Stagnation. Die Anzahl der ADA Adressen mit Guthaben hat sich seit der letzten Analyse nur geringfügig verändert. Im Durchschnitt wurden in den vergangenen 30 Tagen rund 4,46 Millionen Adressen mit ADA Guthaben erfasst.
Die Netzwerkaktivität von Cardano hat in der letzten Woche nachgelassen
In der vergangenen Woche ist die Aktivität im Cardano Netzwerk zurückgegangen. Die Zahl neuer Cardano Adressen fiel um etwa 6,65 %.
Im gleichen Zeitraum verringerte sich die Zahl aktiver Adressen um circa 15,68 %, wohingegen die Zahl der Cardano Adressen ohne ADA Guthaben um knapp 8,7 % gestiegen ist.
Auf Telegram bleibt die Stimmung zu Cardano mehrheitlich positiv
Innerhalb der Cardano Community auf Telegram bleibt die Stimmung größtenteils positiv. In den letzten sieben Tagen wurden 372 positive zu 67 negativen Nachrichten verzeichnet. Die Anzahl der Mitglieder in der Cardano Telegram-Gruppe ist allerdings weiterhin im Sinken.
Seit Mitte des Jahres ist ein deutlicher Abwärtstrend erkennbar.
Hier geht es zur letzten Cardano On-Chain Analyse vom 14. Januar 2024
Folge uns für noch mehr Informationen rund um Krypto auf:
Twitter oder tritt unserer Gruppe auf Telegram bei.





