Für den Coin Polygon (MATIC) gibt es derzeit bullische Entwicklungen. So liegt ein deutlicher Überschuss an Abhebungen von Börsen vor.
Jenseits des Überschusses an Polygon Abhebungen auf Krypto-Börsen bieten die On-Chain-Daten des Krypto-Tools IntoTheBlock faszinierende Einblicke in die Trends des MATIC Tokens.
Du kannst nicht nur Polygon staken, sondern auch Ethereum! Hier erfährst du, wie es geht.
Polygon: Die Qual der Wahl – oder doch eher die Wahl des Wals?
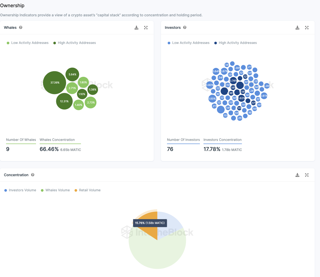
Die Konzentration der MATIC Token ist erheblich zentralisiert, mit lediglich neun Adressen, die zusammen zwei Drittel (66 Prozent) der gesamten Token Menge kontrollieren. Jede dieser Wal Adressen besitzt mehr als 1 Prozent des gesamten Tokenvorrats.
Zusätzlich verfügen 76 Adressen jeweils über Anteile zwischen 0,1 % und 1 % des Token Vorrats, was insgesamt etwa 17,78 Prozent des umlaufenden Angebots entspricht.
Folglich sind nur 15,76 Prozent der Polygon Token für die breite Masse der Kleinanleger verfügbar, also für jene Adressen, die weniger als 0,1 Prozent des Tokenvorrats halten.
Um diese Zahlen zu veranschaulichen: Aktuell sind 9.282.943.566 MATIC Token im Umlauf. Eine Adresse mit 1 % des umlaufenden Angebots besitzt demnach 92.829.435,66 MATIC Token, was beim aktuellen Kurs von 0,966 USD einem Wert von 89,673 Millionen USD entspricht.
Die Zahl an Adressen im Minus ist von 72,7 Prozent auf 54,2 Prozent geschrumpft
Die Anzahl an Adressen im roten Bereich ist von 72,7 Prozent auf 54,2 Prozent gesunken. Das bedeutet, diese Adressen würden einen Verlust erleiden, wenn sie ihre Polygon Token zum aktuellen Kurs verkaufen würden.
Die Anzahl an Adressen ist damit auf fast 40 Prozent gestiegen. Dabei befinden sich 6,14 Prozent der Adressen am Break-even Punkt. Das bedeutet, diese Adressen würden bei der Veräußerung ihrer MATIC Token weder einen Gewinn noch einen Verlust verzeichnen.
Sowohl im 24-Stunden, 7-Tage als auch 30-Tage-Trend liegt ein Überschuss an Abhebungen von Börsen vor
Besitzer von Kryptowährungen sollten diese vorzugsweise in privaten Wallets lagern. Für Handelsaktivitäten werden sie jedoch auf eine Börse übertragen.
Da für den Erwerb von Kryptowährungen kein Transfer von MATIC Token an Börsen erforderlich ist, sondern lediglich für deren Verkauf, lässt ein Anstieg der Abhebungen auf ein schrumpfendes Verkaufsinteresse schließen.
Folglich weist die Tatsache, dass in den letzten 24 Stunden etwa 5,43 Millionen MATIC Token mehr von Börsen abgehoben als eingezahlt wurden, auf eine bullische Stimmung hin. Über die letzten 30 Tage betrachtet, beläuft sich dieser Überschuss sogar auf rund 32,66 Millionen MATIC Token.
In den letzten sieben Tagen betrug der Überschuss an Abhebungen knapp 809.000 MATIC Token.
Das Polygon Netzwerk wächst – auch wenn nur langsam
Das Wachstum an Adressen mit MATIC Guthaben flacht weiter ab. In den letzten 30 Tagen wurden durchschnittlich rund 603.890 Adressen gezählt. Damit sind seit der letzten Polygon On-Chain Analyse aber immerhin knapp 2.000 Adressen mit Guthaben dazugekommen.
Die Aktivität im Polygon Netzwerk hat in den letzten sieben Tagen wieder zugenommen
Aktuell sendet die Netzwerkaktivität von Polygon widersprüchliche Signale aus. Innerhalb der letzten Woche verzeichnete das Netzwerk einen Zuwachs neuer Polygon Adressen um etwa 14,4 Prozent. Gleichzeitig erhöhte sich die Zahl der aktiven Adressen um circa 0,23 Prozent, während die Anzahl der Adressen ohne MATIC Bestände um etwa 2,26 Prozent abnahm.
Trotz eines Rückgangs in der Mitgliederzahl der Telegram-Gruppe herrscht eine überwiegend positive Haltung gegenüber MATIC vor
Auf Telegram überwiegen die positiven Einschätzungen zu MATIC deutlich. Aktuell gibt es mehr als sechsmal so viele positive wie negative Mitteilungen.
Im Detail: Innerhalb der letzten sieben Tage wurden 40 negative Nachrichten im Vergleich zu 255 positiven Nachrichten verzeichnet. Dennoch zeigt die Mitgliederentwicklung der Polygon-Telegram-Gruppe seit 2021 eine abnehmende Tendenz.
Hier geht es zur letzten MATIC On-Chain Analyse vom 08. Februar 2024
Folge uns für noch mehr Informationen rund um Krypto auf:
Twitter oder tritt unserer Gruppe auf Telegram bei.





