Die Anzahl an Polygon Adressen im Profit ist von 8,2 % auf 13,7 % gestiegen. Nichtsdestoweniger sind immer noch über 81 % der Adressen im Minus.
Hier geht es zur letzten MATIC On-Chain Analyse vom 08. Juli 2023
Nur 13,7 % der Adressen können ihre MATIC aktuell mit Gewinn verkaufen
Seit der letzten Polygon On-Chain Analyse ist der Anteil von Adressen, die ihre MATIC Token mit Gewinn verkaufen könnten, wieder gestiegen. Denn mittlerweile liegt der Anteil bei rund 13,7 %, wohingegen er zum Zeitpunkt der letzten Analyse noch bei rund 8,2 % lag. Dennoch befindet sich die überwältigende Mehrheit der Polygon Adressen immer noch im roten Bereich, denn Adressen im Minus machen rund 81 % der Polygon Adressen aus. Rund 5,25 % der MATIC Adressen könnten dabei mit Break-even verkaufen.
Der MATIC Kurs konnte sich bereits über 75 % erholen
Tatsächlich sind es erschreckend wenige Adressen, die mit Gewinn verkaufen könnten, wenn man bedenkt, dass der Kurs in den letzten Wochen bereits wieder um rund 75 % gestiegen ist.
Die Gesamtanzahl an Polygon Adressen befindet sich nach wie vor im Aufwärtstrend
Nichtsdestoweniger befindet sich die Anzahl an Polygon Adressen weiterhin im Aufwärtstrend. Demnach wächst das Netzwerk trotz der schlechten Aussichten auf Gewinne. In den letzten 30 Tagen lag eine durchschnittliche Anzahl von rund 570.000 Polygon Adressen vor.
Die Anzahl an aktiven Adressen sinkt derzeit
Die Anzahl an aktiven Adressen ist in den letzten sieben Tagen um rund 8,6 % gefallen. Auch die Anzahl an Polygon Adressen ohne Guthaben ist in den letzten sieben Tagen um rund 15,2 % zurückgegangen. Lediglich die Anzahl an neuen Adressen konnte in den letzten sieben Tagen einen Anstieg von rund 4,5 % verzeichnen.
Die Stimmung auf Telegram bleibt positiv
Die Atmosphäre bezüglich Polygon auf Telegram ist überwiegend positiv, da es mehr als viermal so viele positive Nachrichten wie negative gibt. Es gibt etwa 421 positive Nachrichten im Vergleich zu rund 103 negativen. Allerdings ist seit 2021 ein deutlicher Rückgang in der Anzahl der Telegram-Nutzer zu verzeichnen.
In den letzten 30 Tagen wurden deutlich mehr Polygon auf Börsen eingezahlt als abgehoben
In den letzten 24 Stunden liegt ein Überschuss an Börseneinzahlungen von MATIC gegenüber Abhebungen von rund 7,32 Millionen vor. In den letzten 30 Tagen wurden zudem 4,34 Millionen mehr MATIC eingezahlt als abgehoben. Das gibt Hinweise darauf, dass die MATIC Token für den Handel genutzt werden, vorzugsweise für den Verkauf. Daher ist das eher ein bärisches Signal.
In den letzten sieben Tagen liegt hingegen ein Überschuss an MATIC Abhebungen von rund 3 Millionen vor. In dieser Zeit ist der Kurs jedoch um bis zu 18,35 % gefallen.
Nur knapp 15 % der Polygon Supply liegt in den Händen der Kleinanleger
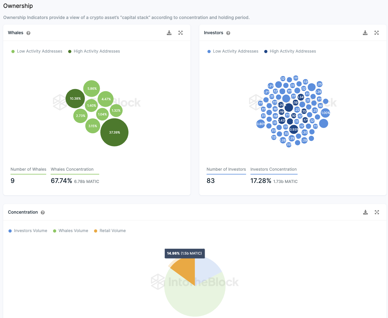
Die Aufteilung der im Umlauf befindlichen Polygon-Token offenbart ein bemerkenswertes Muster. Eine signifikante Anzahl von Großinvestoren besitzt einen Anteil, der zwischen 0,1 % und 1 % des gesamten Token-Bestands ausmacht. Etwa 83 Adressen repräsentieren dabei rund 17,28 % des gesamten Token-Volumens.
Dieses Bild wird noch klarer, wenn man die sogenannten “Wale” in Betracht zieht, also Adressen, die mehr als 1 % des gesamten Token-Volumens besitzen. Eine dieser Adressen hält beeindruckende 37,4 % des gesamten Token-Volumens. Zusätzlich teilen sich acht weitere Adressen 30,34 % des gesamten Token-Volumens. Insgesamt halten diese “Wale” etwa 67,74 % der Token, während weitere 17,28 % von Großinvestoren gehalten werden.
Dies lässt für Kleininvestoren nur etwa 15 % des gesamten Token-Volumens übrig. Es scheint, dass die Polygon-Token nicht breit gestreut sind. Vielmehr sind es hauptsächlich institutionelle Investoren und “Wale”, die die Token besitzen, wobei über 80 % der Adressen im Minusbereich liegen.
Ob diese Investoren aus einer langfristigen Perspektive heraus eine weise Entscheidung getroffen haben, bleibt noch zu sehen. Aktuell scheint ihre Investition jedoch wenig Rendite zu erbringen.
Folge uns für noch mehr Informationen rund um Krypto auf:
Twitter oder tritt unserer Gruppe auf Telegram bei.





