94 % der Investoren des Coins Polygon (MATIC) würden einen Verlust verleiden, wenn sie ihre Token Bestände jetzt veräußern würden.
Überschuss an Polygon Einzahlungen auf Krypto-Börsen, sinkende Netzwerkaktivität, zunehmende Wal-Dominanz und 94 % Adressen im Minus. Weisen die On-Chain-Daten des Krypto-Tools IntoTheBlock neben den bärischen Entwicklungen auch bullische Trends von Polygon auf?
OKX – Wenn du eine Alternative zu Binance suchst liegst du bei OKX richtig. OKX bietet eine riesige Auswahl an Kryptowährungen und SEPA Ein-und Auszahlungen.
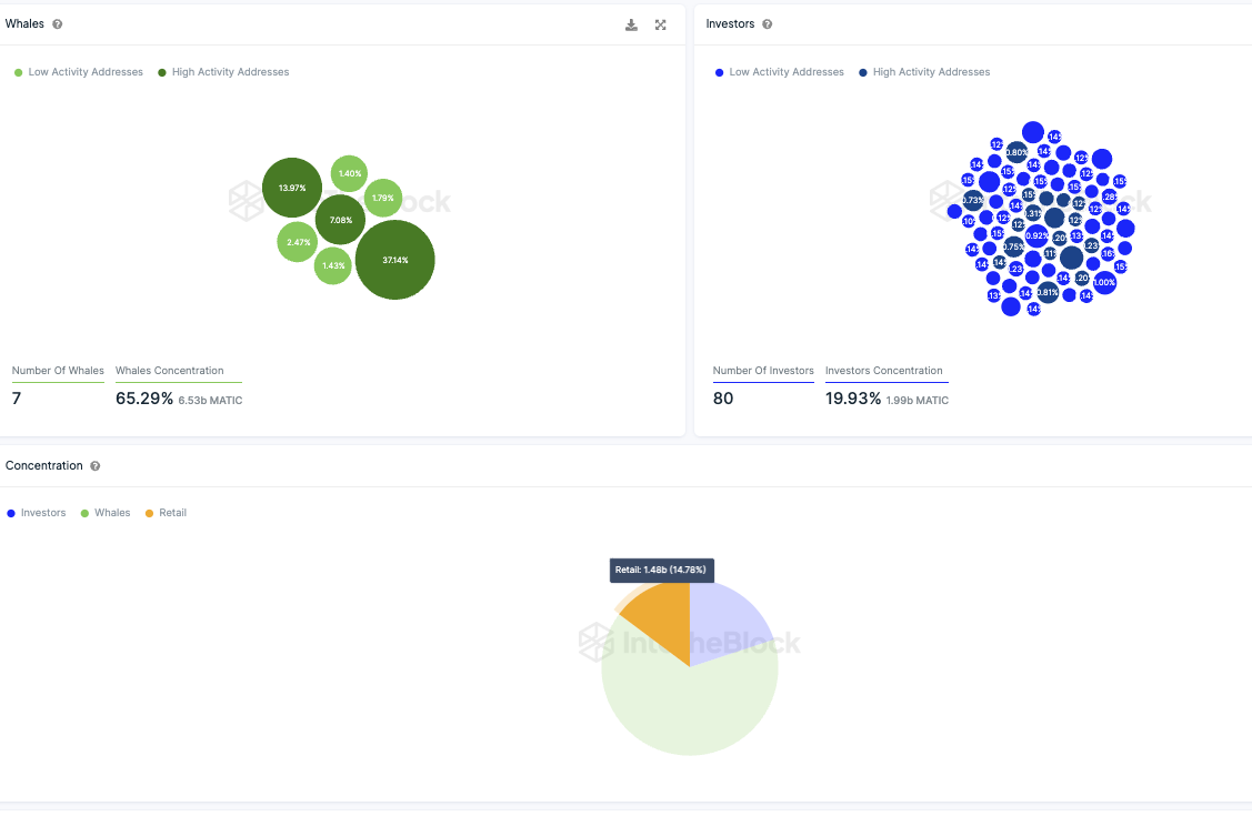
Die Wal-Dominanz bei Polygon wurde noch konzentrierter
Die aktuellen Daten von IntoTheBlock werfen Licht auf die Besitzverhältnisse der MATIC Token Holder auf. Die Anzahl an Adressen, die über jeweils mehr als 1 % des gesamten Tokenbestands verfügen, ist von 9 auf 7 geschrumpft.
Damit liegen rund 65,3 % der gesamten MATIC Token in den Händen von 7 Wal Adressen. Davon weisen drei Adressen eine hohe Aktivität auf.
Rund 20 % der Token sind dabei unter 80 Großinvestor-Adressen gestreut, die jeweils zwischen 0,1 % und 1 % des zirkulierenden Angebots halten. Damit bleiben weniger als 15 % der Token übrig, die in den Händen der Kleinanleger liegen.
Kleinanleger halten jeweils weniger als 0,1 % der zirkulierenden Tokenmenge an MATIC.
Die überwältigende Mehrheit der Investoren, rund 94 %, befindet sich im Minus
Die Anzahl der Adressen im Minus hat sich erhöht, was bedeutet, dass diese Adressen einen Verlust erleiden würden, wenn sie ihre Polygon-Token zum aktuellen Kurs verkaufen würden. Nur rund 3,8 % der Adressen könnten einen Gewinn erzielen, wenn sie ihre MATIC Token jetzt verkaufen würden.
Die überwältigende Mehrheit, rund 94 %, befindet sich im Minus. Lediglich 2,14 % befinden sich dabei am Break-Even Punkt und würden weder einen Gewinn noch einen Verlust verzeichnen.
In den letzten sieben und 30 Tagen liegt ein Einzahlungsüberschuss auf Börsen vor
Kurzfristig wurden mehr MATIC Token von Börsen abgehoben als eingezahlt. Denn in den letzten 24 Stunden liegt ein Abhebungsüberschuss von fast einer Million MATIC Token vor. In den letzten sieben Tagen lag jedoch ein Einzahlungsüberschuss von fast 700.000 MATIC Token vor.
In den letzten 30 Tagen waren es sogar fast 1,2 Millionen MATIC Token. Ein Einzahlungsüberschuss deutet eher auf Verkaufsinteresse hin.
Das Polygon Netzwerk nähert sich einer Stagnationsphase
Die Anzahl an Polygon Adressen wächst nur sehr langsam und flacht immer weiter ab. In den letzten 30 Tagen wurden durchschnittlich rund 622.600 Polygon Adressen gezählt, die ein MATIC Guthaben aufweisen.
Die Aktivität im Netzwerk hat in den letzten sieben Tagen wieder stark abgenommen
Die Netzwerkaktivität hat in den letzten sieben Tagen um rund 11,5 % abgenommen. Denn die Anzahl an aktiven Adressen ist um rund 11,5 % zurückgegangen.
Die Anzahl an neuen Adressen ist dabei um rund 7,2 % gestiegen und die Anzahl an Adressen ohne MATIC Guthaben sind dabei um rund 23,8 % geschrumpft.
Du kannst nicht nur Polygon staken, sondern auch Ethereum! Hier erfährst du, wie es geht.
Die Stimmung der Polygon-Community bleibt auf Telegram eher positiv
Die Stimmung gegenüber Polygon bleibt auf Telegram eher positiv, obwohl die Anzahl der Mitglieder in den Telegram-Gruppe seit 2021 stetig abnimmt.
Die meisten (329) Nachrichten bzw. Kommentare wurden dabei als neutral eingestuft. In den letzten 7 Tagen wurden 73 positive und 30 negative Nachrichten gezählt.
Hier geht es zur letzten MATIC On-Chain Analyse vom 11. Mai 2024





