Mittlerweile sind wieder deutlich mehr Cardano Adressen in die Gewinnzone gerutscht. Denn rund 58 % der Adressen befinden sich jetzt im Plus.
Der Cardano Kurs ist seit Oktober über 184 % gestiegen. Damit befinden sich auch immer mehr Adressen im grünen Bereich.
Rund 58 % der Cardano Adressen befinden sich im Plus
Laut IntoTheBlock, einem hilfreichen Krypto-Tool, befinden sich mittlerweile wieder rund 58 % der Cardano Adressen im Plus. Rund 39 % sind dabei im Minus und rund 3 % würden weder einen Gewinn noch einen Verlust verzeichnen, wenn sie ihre ADA Token zum aktuellen Kurs verkaufen würden.
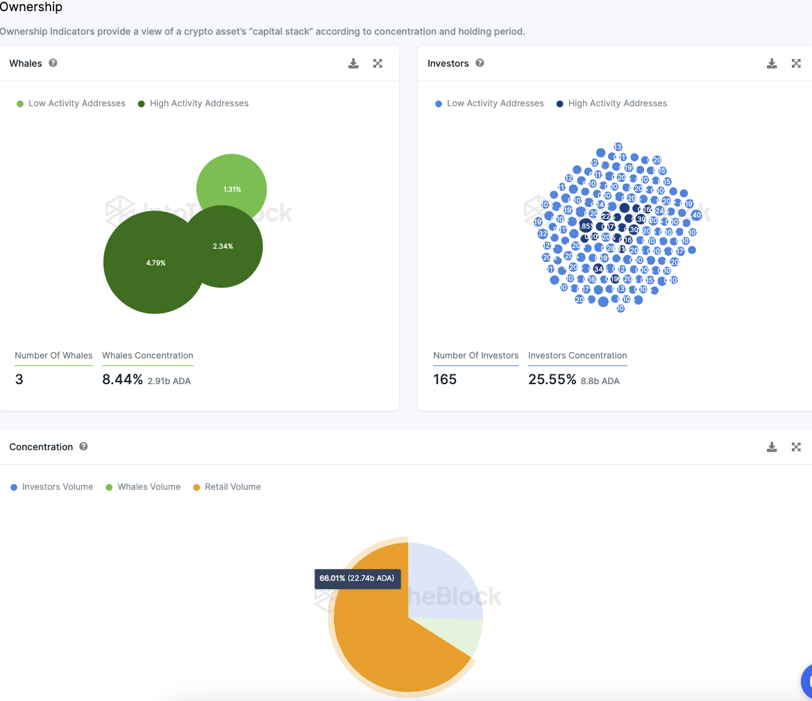
Es gibt nur drei Wal Adressen im Cardano Netzwerk
Cardano weist unglaublich wenige Wal Adressen auf. Das sind Adressen, die jeweils mehr als 1 % der Token Supply halten.
Denn es gibt nur drei Wal Adressen, die zusammen rund 8,4 % der ADA Supply halten. Im Gegensatz dazu weist Cardano aber eine sehr hohe Anzahl an Großinvestoren Adressen auf.
Denn 165 Großinvestoren Adressen halten rund 25,6 % der ADA Token. Großinvestoren Adressen sind jene Adressen, die jeweils zwischen 0,1 % und 1 % der ADA Token Supply halten.
Damit bleiben rund 66 % der ADA Token in den Händen von Kleinanlegern.
Passend dazu: Hier erfährst du alles zum Cardano Staking
Das Cardano Netzwerk erlebt einen Rückgang an Adressen
Die Anzahl an ADA Adressen weist ein geringfügiges Wachstum auf. n den letzten 30 Tagen wurden durchschnittlich rund 4,44 Millionen Adressen mit ADA Guthaben gezählt.
Damit hat sich die Zahl seit der letzten Analyse sogar verringert. Derzeit sinkt also die Anzahl an ADA Adressen.
Die Aktivität im Cardano Netzwerk hat die letzten sieben Tage nachgelassen
Die Anzahl an neuen Adressen ist um rund 9 % zurückgegangen, wohingegen die Anzahl an aktiven Adressen im Cardano Netzwerk um rund 5 % gefallen ist.
Adressen, die kein ADA Guthaben aufweisen, sind an der Zahl um rund 6,3 % geschrumpft.
Auf Telegram bleibt die Stimmung zu Cardano überwiegend positiv
Auf Telegram bleibt die Stimmung zu Cardano trotzdem überwiegend positiv. In den letzten sieben Tagen lagen 298 positive und 73 negative Nachrichten vor. Die Anzahl an Mitgliedern der Cardano Telegram Gruppe ist dabei aber deutlich zurückgegangen. Seit Mitte des Jahres liegt ein massiver Abwärtstrend vor.
Hier geht es zur letzten Cardano On-Chain Analyse vom 23. September 2023
Folge uns für noch mehr Informationen rund um Krypto auf:
Twitter oder tritt unserer Gruppe auf Telegram bei.





